你好,我是高楼。
我们知道,做容量场景的目的是要回答“线上容量最大能达到多少”的问题,这就要求我们在设计和执行容量场景的时候要非常严谨。当然,这也意味着容量场景将是一个艰辛的过程。通过这节课,你就能深切地体会到。
今天,我们重点来解决索引优化和Kubernetes调度不均衡的问题。关于索引优化,你可能会奇怪,基准场景都捊过一遍了,为啥还有要看索引的问题?是呀,确实让人疑惑。从这里就可以看出,容量场景和基准场景真的不太一样,因为这其中有业务相互影响的问题。
而Kubernetes调度不均衡的问题将导致多个Pod运行在了同一个worker上,像这样的问题,我们不在容量场景中是看不到的,希望能对你处理类似问题有一个借鉴。
此外,我们还将一起看看在压力稳定的情况下,响应时间不断攀升该怎么办。这种问题很常见,但是每次出现问题点都不太相同,这次你将看到一个具体的案例。
好,我们开始吧!
场景运行数据
第一次运行
不得不承认,第一次来到容量场景,还真是心惊胆颤的。
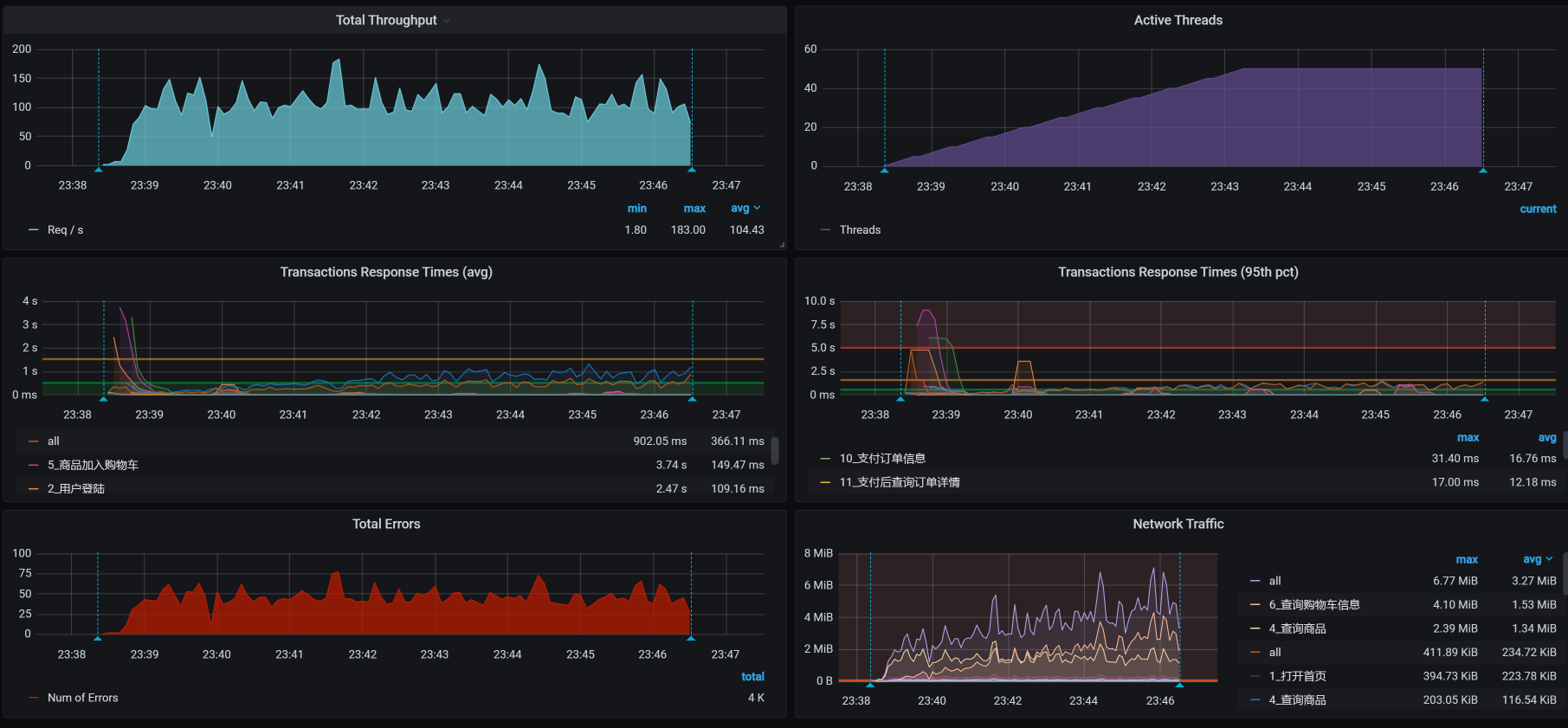
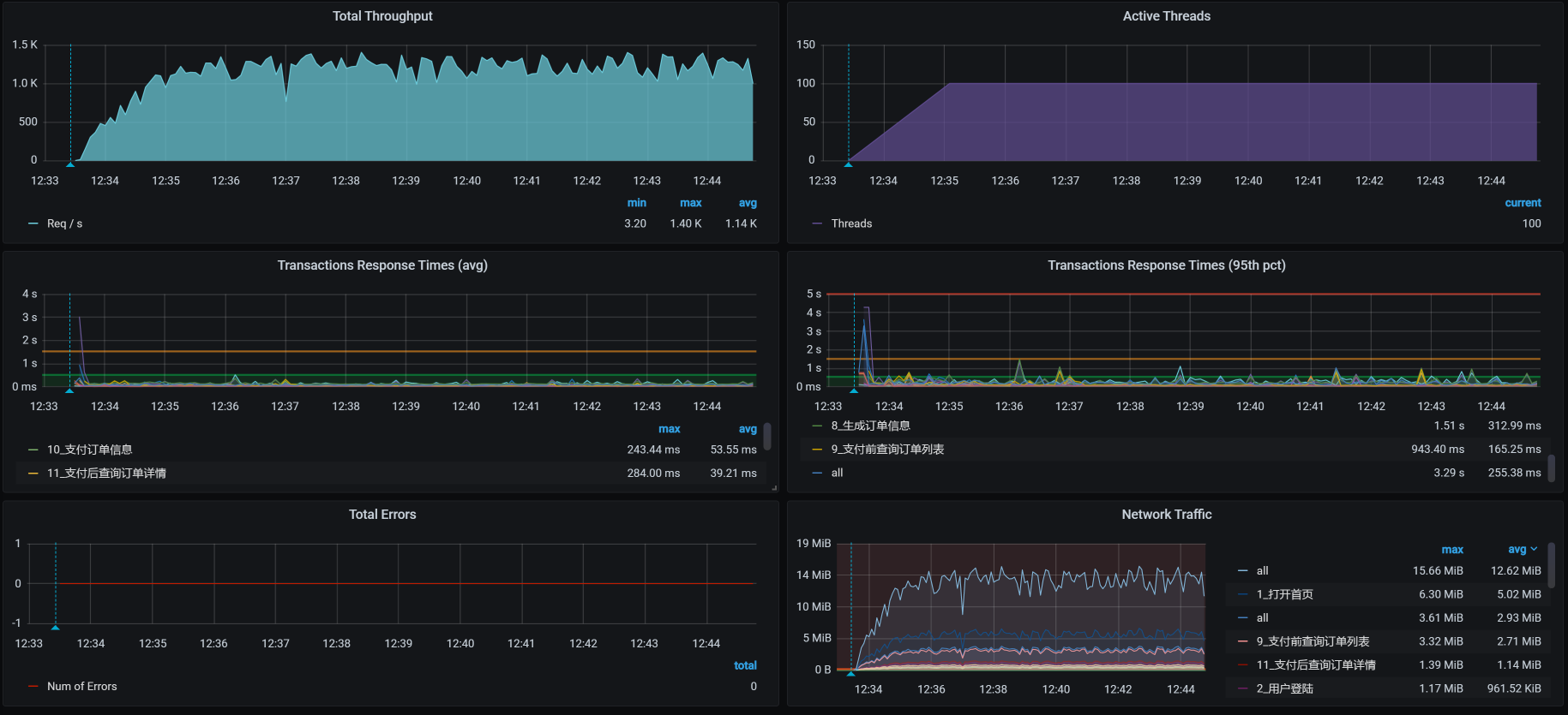
首先,我们小心翼翼地设置起容量场景的比例,也就是我们在[第5讲]中提到的业务比例,再设置好相应的参数和关联。然后,我们把容量场景跑起来,得到了这样的信息:

顿时就有一种满头包的感觉,有没有?!不过,“见招拆招,遇魔降魔”不就是我们的宗旨吗?既然有错,那咱们就先解决错误吧。
我们先看下错误信息:

看来是两个脚本有问题。我单独运行了这两个脚本之后,发现是参数化数据设置错了。因为之前每个接口都是单脚本运行的,而现在要连到一起跑,所以,参数化数据需要重新配置。这种简单的错误,我就不详细描述了,只要你细心一点,很快就能查到。
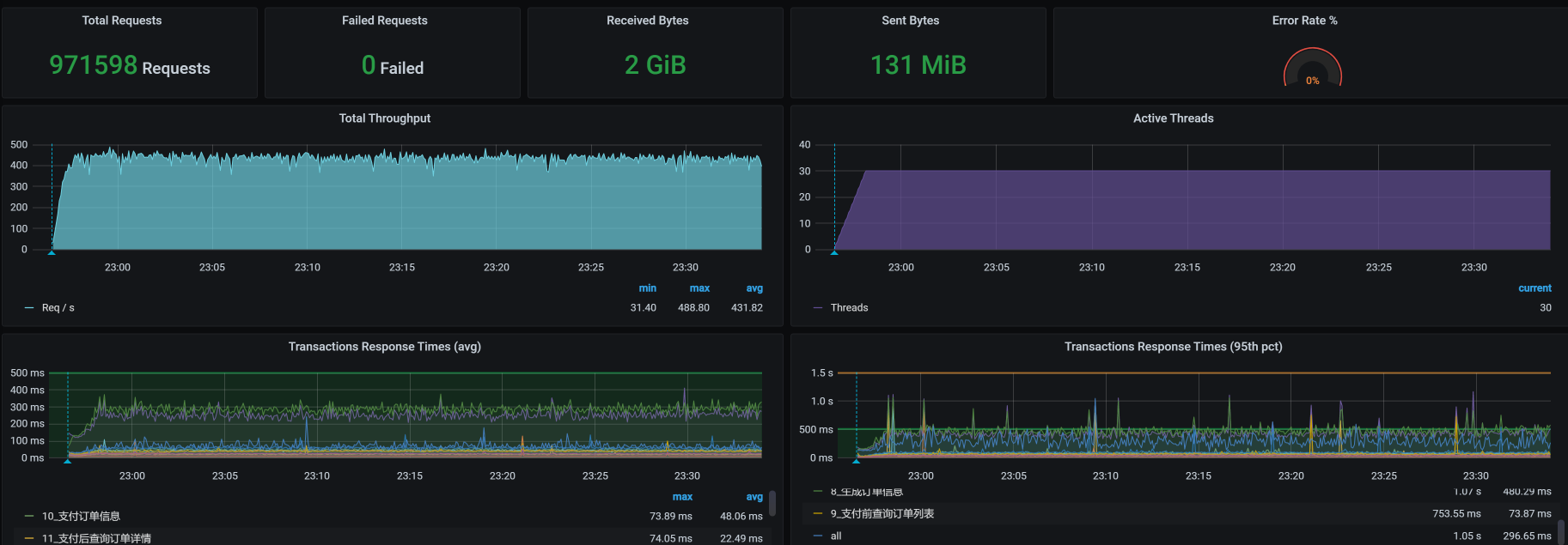
修改了这个简单的脚本错误之后,我们再把容量场景跑起来:

先不管性能怎么样,你看,现在至少没有错误信息了,对不对?很好,我们接着来看容量场景中的其他问题。
第二次运行
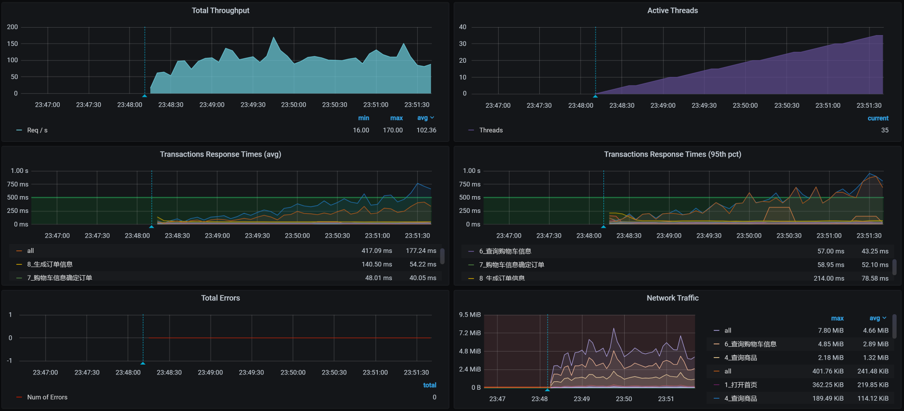
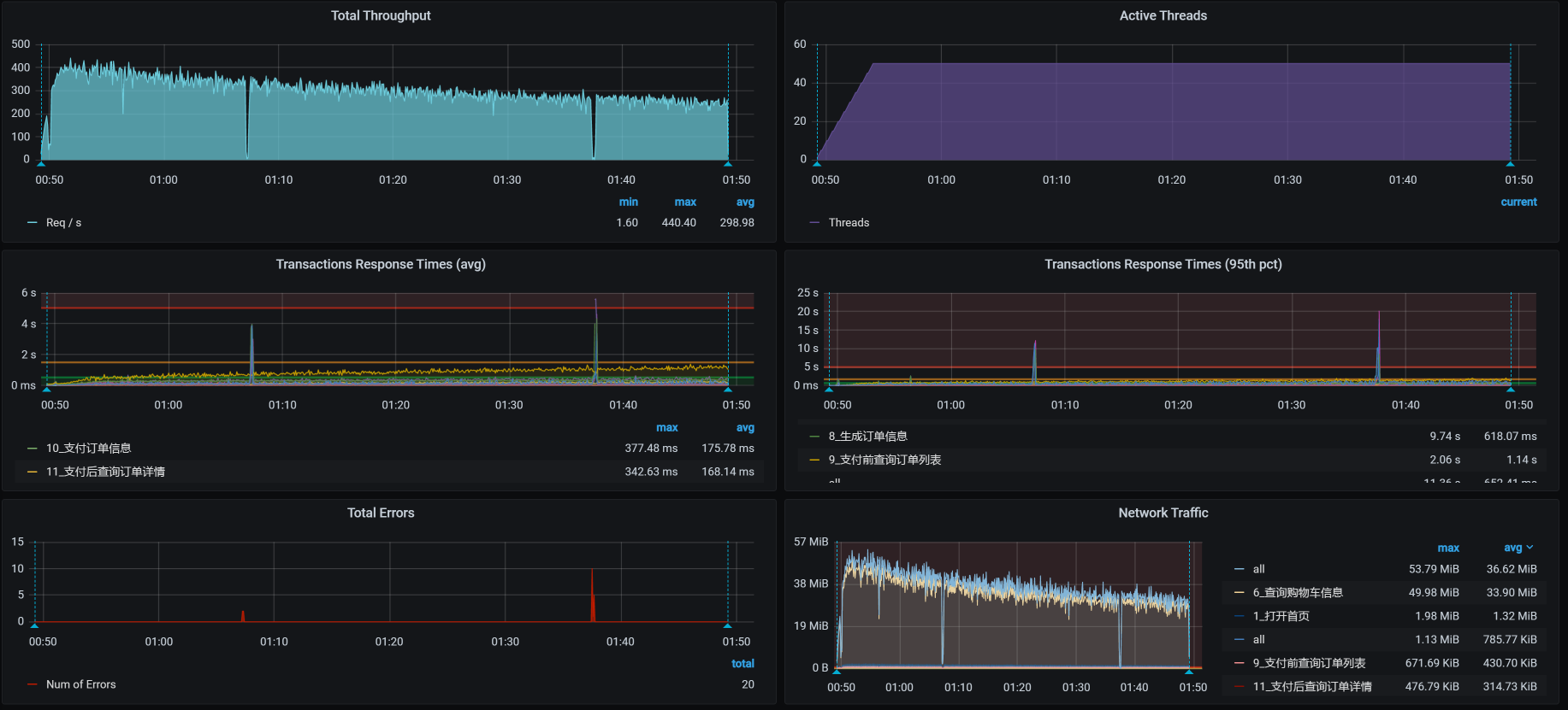
解决了第一个问题之后,我们把场景运行一段时间,又看到了下面这样的场景运行数据:

数据并没有太好看,还是有失败的地方。我们来看看是怎么一回事:

从数据上来看,错误信息应该和脚本无关,是某个组件出现了问题,导致所有的脚本都不能正常运行了。
通过查看全局监控的Pod界面,我们看到这样的现象:

考虑到我们在前面分析中对ES的资源限制得比较狠(只有1C,因为不想让ES影响其他业务,这一点在[第][15][讲]中已经有过分析),在前文中虽然我们通过对ES POD扩容提升了性能,但为了不影响后面的优化,我又给调回去去了。在这里,我们先把使用ES的业务,也就是查询商品给禁掉,再次运行起来容量场景。
第三次运行
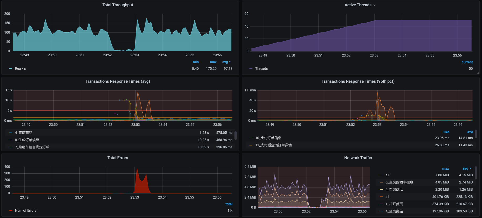
我们来看第三次运行的结果:

还是有少量的报错,我们先看错在哪里,再解决响应时间长的问题。
这里我说明一点,对于报错,我们可以先看错误信息是什么,脚本有没有问题。但是,由于我们已经来到了容量场景,脚本如果有问题,就会在基准场景中体现出来了。所以,这时候我们去查应用的日志更为理智。
于是,通过一层层地查日志,我们留意到了Cart信息:
1 | 2021-01-26 00:20:43.585 ERROR 1 --- [o-8086-exec-669] o.a.c.c.C.[.[.[/].[dispatcherServlet] : Servlet.service() for servlet [dispatcherServlet] in context with path [] threw exception [Request processing failed; nested exception is feign.RetryableException: timeout executing GET http://mall-member/sso/feign/info] with root cause |
很显然,在Cart服务上,我们看到已经报远程调用(Feign调用)超时了,并且调用的是member服务。
由于是Cart服务调用Member服务出的错,我们现在去看Member日志:
1 | 2021-01-26 00:20:46.094 ERROR 1 --- [o-8083-exec-308] o.a.c.c.C.[.[.[/].[dispatcherServlet] : Servlet.service() for servlet [dispatcherServlet] in context with path [] threw exception [Request processing failed; nested exception is feign.RetryableException: timeout executing POST http://mall-auth/oauth/token?password=123456&grant_type=password&client_secret=123456&client_id=portal-app&username=7dcmtest13657257045] with root cause |
你看,Member上显示的是读Auth出错。可是,当我再去看Auth服务时,发现Auth服务上空空如也,啥错也没有。
根据我的经验,报错可能是由于一个瞬间问题导致的读超时,只有等它再次出现我们再去收拾了。
因为对于错误信息,我们暂时还没查到具体是什么问题。所以,我们接着持续运行场景,我们看一下结果:

你瞧,确实有少量报错。从整体上看,这只是少量的读超时问题。在性能测试中,有毛刺是很正常的情况。而且现在的部署结构中仍然有单点Java应用存在,这种情况也不可避免。
不过,从上图中,我们能看到一个比较明显的问题,那就是TPS在不断下降,我们得先解决这个问题才行。
第一阶段分析
定向监控分析
虽然整体的TPS不高,但是我们面对的第一个问题仍然是:TPS会在压力持续之下不断下降。
由于我们现在执行的是容量场景,包含了多个业务,所以我们得先知道是什么样的业务导致了像上图中那样的TPS趋势。而容量场景中的脚本都是接口串行的,因此,当一个脚本出现这种情况时,所有的业务都会慢下来,即使是那些本身不慢的业务,TPS也会受到影响。
但是,对于没有问题的业务接口,它们的响应时间是不会受到影响的。那些响应时间变长的业务接口,自然就成了我们重点关注的对象了。
通过一个一个的业务接口排查,我发现有三个业务的响应时间,随着场景的持续在不断增加:



这三个业务分别是“支付前查询订单列表”、“支付订单信息”和“支付后查询订单详情”,但是在前面的基准场景的分析中,它们并没有出现这种现象,也就是说它们是在容量场景中新出现了问题。
既然这几个业务的脚本都有这种现象,那我们就接着来分析时间具体慢在了哪里。我先从最简单的业务链路paySuccess(支付订单信息)接口查起。
这个接口的架构图我们在[第][22][讲]中已经讲过了,就是JMeter - Gateway - Order - Mysql(如果再加上其他的技术组件,架构图会更复杂一些。不过,我们现在还没有看到它们的影响,所以,我暂时不列在这里)。
通过性能分析决策树的全局监控计数器逐层查看,我看到有一个SQL语句在不断变慢:
1 | SELECT id, member_id, coupon_id, order_sn, create_time, member_username, total_amount, pay_amount, freight_amount, promotion_amount, integration_amount, coupon_amount, discount_amount, pay_type, source_type, STATUS, order_type, delivery_company, delivery_sn, auto_confirm_day, integration, growth, promotion_info, bill_type, bill_header, bill_content, bill_receiver_phone, bill_receiver_email, receiver_name, receiver_phone, receiver_post_code, receiver_province, receiver_city, receiver_region, receiver_detail_address, note, confirm_status, delete_status, use_integration, payment_time, delivery_time, receive_time, comment_time, modify_timeFROM oms_orderWHERE ( delete_status = 0 AND member_id = 277673 )ORDER BY create_time DESCLIMIT 4, 1; |
接着,我们进一步看看这个Select语句的索引:

咦,怎么有两个可能会用到的索引?具体查看一下,果然有两个索引,并且还是在同一个列上。

我们先删一个再说。不过,删索引并不是为了解决性能问题,我们只是顺手改一下而已。
现在,索引上显示的数据很明确,随着容量场景的执行,这个SQL查的数据行数越来越多。既然这个Select语句越来越慢,那我们就去查一下根据它的条件产生的直方图是什么。我查到了这样的直方图:

你看,一个用户下出现了很多个订单,应该是出现了集中插入订单数据的情况。因此,我们查一下在使用参数化的文件中,用户信息是不是也重复了。

通过查找,我们看到在参数化文本中,确实有大量的重复数据。我们梳理一下业务脚本的参数化逻辑:

既然订单数据是重复的,那我们就反向追溯回去,肯定是购物车数据重复了;再接着往前追溯,应该是member_id在使用用户Token时出现了重复。在检查了所有的业务脚本之后,我们看到是获取用户参数脚本生成的Token:

而这个脚本中的数据,使用的是这样的参数文件:

这个参数文件中只有100条数据,而这100条数据中就有大量的重复member_ID。这样一来,问题就清楚了:原来是在造数据阶段,我们一开始使用的Member数据已经有了问题,从而导致了订单数据大量重复。
问题的原因查清楚了,我们现在只有重新造数据了。这时候我们就要注意,必须使用不重复的member_id来造订单数据,并且在每一步中,检查一下生成的数据是否有重复的现象。
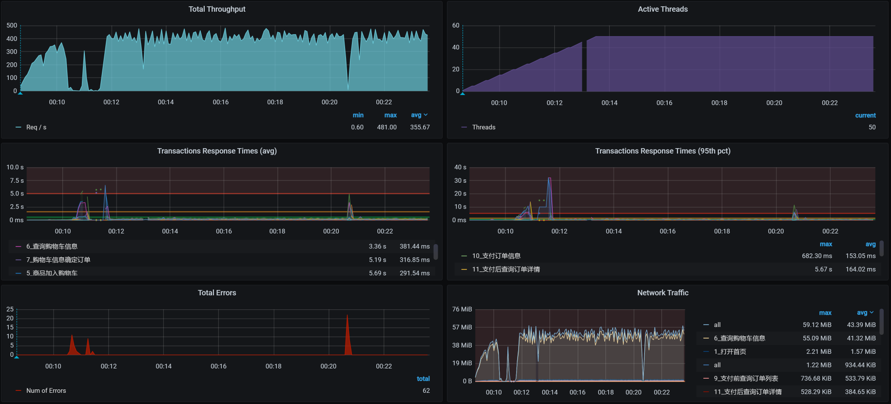
经过一番折腾之后,TPS如下:

这个优化效果很好,我们通过解决参数化的重复问题,解决了同一个用户下产生大量订单的问题,进而解决了我们在前面看到的响应时间不断增加的问题。
对于这样的参数化问题,其实难点就在于参数化是登录时做的,而在订单脚本中使用的参数,会用到登录脚本中产生的数据,但由于前面做的参数化出现了重复,导致后续的参数也重复了。对于这样的问题,我们需要耐心梳理参数化的数据来源。
到这里,我们解决了响应时间不断增加的问题,不过,我们的优化还没结束。你看上图中响应时间的窗口,出现了有的接口响应时间较长、整体TPS并没有太高的现象,因此,我们还要进行第二阶段的分析。
第二阶段分析
根据我们的性能分析逻辑,下面我们要做的就是拆分响应时间和查看全局监控数据了,并且这两步都要做。
相信你已经发现了,我们在分析的时候,有时候要拆分响应时间,有时候就直接看全局监控数据了。这是因为当我们能从全局监控数据中看到问题所在时,不用拆分响应时间就能往下分析,我们只需要按照分析七步法,接着往下走就可以了。
如果我们没有从全局监控数据中看到比较明显的资源消耗,同时,响应时间又在不断上升,那我们就必须拆分响应时间,来精准地判断。
全局监控分析
在查看了全局监控数据之后,数据库的资源如下所示:

你看,worker-1的CPU资源使用率比较高,我们进到这个机器中看一下top:

显然多个CPU使用率已经达到了100%,从process table中我们也能看到,CPU消耗最高的显然是MySQL进程。那下面的的分析逻辑就很清楚了(在[第16讲]中已经详细描述过)。
定向监控分析
这是一个典型的数据库CPU使用率高的问题,而且也相对比较简单。我们仍然是看MySQL的全局监控数据、查SQL、查执行计划和创建索引。有问题的SQL如下所示:

同样,type列的ALL告诉我们这个SQL是全表扫描。在相应的表上创建索引之后,执行计划如下:

从type中的ref值来看,我们现在已经创建好索引了。
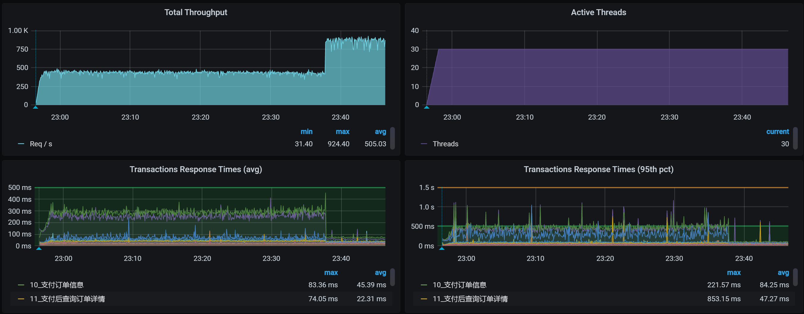
接着我们把容量场景再执行起来,我们得到下面这张全局监控图:

可以看到,worker-1的CPU已经下去了。
我们再来看一下场景的运行结果:

嗯,效果还是不错的。索引能带来的作用就是这样,TPS会在我们增加索引之后,增加很多。这一点我在之前的课程中已经反复提到了,这里就不再详细说了。
有人可能会问,不对呀,在之前的基准场景中为什么没有增加索引呢?之前的接口难道没有因为没增加索引出现瓶颈吗?
对此,我其实也有这样的疑问。你想想,这个SQL是在生成订单时使用的,和优惠券相关,我删除了索引之后,又回去重新执行了生成订单的接口,发现TPS还是能达到之前基准场景的峰值。可见,这个SQL的问题在之前的场景中,确实没有表现出来,在混合场景中才会出现。
在加了索引之后,我以为TPS可以正常一会了。可是没想到,第二天我在执行场景时,还是看到了不想看到的结果,具体问题我们在下一个阶段分析。
这个项目就是这样,步步为坑。不过,也正是这种步步为坑的项目,才让我们有了更多的分析机会。下面我们就来看看到底出了什么问题。
第三阶段分析
全局监控分析
这就是在我持续执行容量场景之后,全局监控的结果:

注意,这里不是说不需要拆分响应时间,而是我已经看过了响应时间的拆分数据,发现是Order服务上消耗的时间多。鉴于我们在前面的课程里已经做过多次响应时间的拆分,所以,我在这里就不再具体列出数据了。
看到全局监控数据的第一个界面,我们就已经可以发现资源消耗比较高的节点了。从数据来看,worker-3的CPU使用率上来了达到了90%以上,worker-4的CPU使用率也上来了达到了70%以上,也就是说TPS会不断地掉下来。下面我带着你来分析一下。
定向监控分析
我们进入到worker-3中,执行top,看看它上面都跑了哪些服务:
1 | top - 23:21:36 up 11 days, 5:37, 5 users, load average: 40.53, 49.79, 53.30 |
你看,杂七杂八的应用都弄到这一台机器上了,非常不符合正常的架构。
我们在前面提到,在拆分响应时间的过程中,发现是Order服务消耗的时间多。而Order服务又是当前这个场景中最需要资源的应用,那我们就先把Auth、Portal之类的服务移走。
移走了一些服务之后,我们先看看场景执行数据如何,再来决定是否需要再进行定向监控分析。
为了确保我们瓶颈判断的方向正确,我们先来看一下全局监控数据:

再看一下场景运行数据:

你看,TPS还挺正常的,对不对?看来我们不用再继续定向分析了。不过,这样的结果是不是真的正常了呢?我们的容量场景是不是可以结束了呢?欲知后事如何,且听下回分解。
总结
我们这节课的分析过程还是挺坎坷的,光是场景运行就执行了三次,可见即便基准容量已经测试通过了,容量场景也没那么容易运行起来。
在第一阶段的分析中,我们主要定位了在压力线程不变的情况下,TPS随时间增加而增加的问题。请你注意,压力不变时,TPS平稳才是正常的。
在第二阶段分析中,我们定位了索引不合理的问题。这样的问题算是比较常见的,定位起来比较简单,优化起来也比较容易出效果。
在第三阶段分析中,我们解决了资源使用过于集中的问题,其中,我做了资源的重新分配,并且也看起来挺正常了。
对于资源的分配,我们要作出明确的判断。在Kubernetes中,资源的均衡分配很多时候都需要依赖Kubernetes的调度能力。而Kubernetes的调度是需要在调度的那个时刻来判断的,在压力持续的过程中,资源消耗并不一定合理,因此,我们需要在压力持续的过程中对Pod做出调整。
课后作业
这就是今天的全部内容,最后给你留两个思考题吧:
- 为什么在压力线程不变的情况下,TPS曲线下降、响应时间上升是不合理的?
- 当资源使用过于集中的时候,如何定位Pod相互之间的影响?你有没有和这节课讲的不一样的招?
记得在留言区和我讨论、交流你的想法,每一次思考都会让你更进一步。
如果这节课让你有所收获,也欢迎你分享给你的朋友,共同学习进步。我们下一讲再见!