你好,我是高楼。

这节课,我们来收拾“查询商品”这个接口。虽然这次的现象同样是TPS低、响应时间长,但是,这个接口走的路径和之前的不一样,所以在分析过程中会有些新鲜的东西,你将看到在资源真的不足的情况下,我们只有增加相应节点的资源才能提升性能。

在我的项目中,我一直都在讲,不要轻易给出资源不足的结论。因为但凡有优化的空间,我们都要尝试做优化,而不是直接告诉客户加资源。而给出“增加资源”这个结论,也必须建立在有足够证据的基础上。在这节课中,你也将看到这一点。

话不多说,我们直接开始今天的内容。

压力场景数据

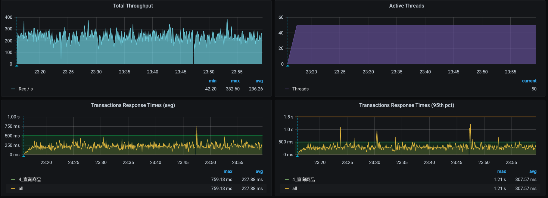
对于查询商品接口,我们第一次试执行性能场景的结果如下:

你看,TPS只有250左右,并且响应时间也明显随着压力的增加而增加了,看起来瓶颈已经出现了,对吧?根据哥的逻辑,下一步就是看架构图啦。

先看架构图

我们用APM工具来看看这个接口的架构。

你看,从压力机到Gateway服务、到Search服务、再到ES-Client,这个APM工具也只能帮我们到这里了。因为我们用的是ElasticSearch 7来做的搜索服务的支撑,而这个skywalking工具也没有对应的Agent,所以后面并没有配置skywalking。

在这里,我要多啰嗦几句。现在的APM工具大多是基于应用层来做的,有些运维APM采集的数据会更多一些,但也是响应时间、吞吐量等这样的信息。对于性能分析而言,现在的APM工具有减少排查时间的能力,但是在组件级的细化定位上还有待提高。虽然AI OPS也被提到了台面,但是也没见过哪个公司上了AIOPS产品后,就敢不让人看着。

总之,从细化分析的角度,我们在定位问题的根本原因时,手头有什么工具就可以用什么工具,即使什么工具都没有,撸日志也是照样能做到的,所以我建议你不要迷信工具,要“迷信”思路。

下面我们来拆分下这个接口的响应时间,看看这个案例的问题点在哪里。

拆分响应时间

“在RESAR性能分析逻辑中,拆分响应时间只是一个分析的起点。”这是我一直在强调的一句话。如果性能工程师连这个都不会做,就只能好好学习天天向上了。

根据架构图,我们拆分响应时间如下。

  • Gateway服务上的响应时间:

  • Search服务上的响应时间:

  • ES Client的响应时间:

一层层看过之后,我们发现查询商品这个接口的响应时间消耗在了ES client上面。而在我们这个查询的路径上,在gateway/search服务上,我们并没有做什么复杂的动作。

既然知道了响应时间消耗在哪里,下面我们就来定位它,看能不能把TPS优化起来。

全局监控

根据高老师的经验,我们还是从全局监控开始,看全局监控可以让我们更加有的放矢。在分析的过程中,经常有人往下走了几步之后,就开始思维混乱、步伐飘逸。因为数据有很多,所以分析时很容易从一个数据走到不重要的分支上去了。而这时候,如果你心里有全局监控数据,思路就会更清晰,不会在无关的分支上消耗时间。

回到我们这个例子中,从下面的k8s worker(也就是k8s中的node,在我们的环境中我习惯叫成worker,就是为了体现:在我的地盘,我爱叫啥就叫啥)的数据上来看,似乎没有一个worker的资源使用率是特别高的。

请你注意,在k8s中看资源消耗,一定不要只看worker这个层面,因为这个层面还不够,一个worker上可能会运行多个pod。从上图来看,由于worker层面没有资源消耗,但是时间又明显是消耗在ES client上的,所以,接下来我们要看一下每一个pod的资源使用情况。

咦,有红色。你看,有两个与ES相关的POD,它们的CPU都飘红了,这下可有得玩了。既然是与ES相关的POD,那我们就把ES所有的POD排个序看看。

从上图的数据来看,有一个ES Client 消耗了67%的CPU,有两个ES Data消耗了99%的CPU,ES本来就是吃CPU的大户,所以我们接下来要着重分析它。

这里我再说明一点,我们从前面的worker资源使用率一步一步走到这里,在分析方向上是合情合理的,因为这些都是属于我提到的全局监控的内容。

定向分析

现在我们就来扒一扒ES,看看它在哪个worker节点上。罗列Pod信息如下:

1
2
3
4
5
6
7
8
9
10
[root@k8s-master-1 ~]# kubectl get pods -o wide | grep elasticsearch
elasticsearch-client-0 1/1 Running 0 6h43m 10.100.230.2 k8s-worker-1 <none> <none>
elasticsearch-client-1 1/1 Running 0 6h45m 10.100.140.8 k8s-worker-2 <none> <none>
elasticsearch-data-0 1/1 Running 0 7h8m 10.100.18.197 k8s-worker-5 <none> <none>
elasticsearch-data-1 1/1 Running 0 7h8m 10.100.5.5 k8s-worker-7 <none> <none>
elasticsearch-data-2 1/1 Running 0 7h8m 10.100.251.67 k8s-worker-9 <none> <none>
elasticsearch-master-0 1/1 Running 0 7h8m 10.100.230.0 k8s-worker-1 <none> <none>
elasticsearch-master-1 1/1 Running 0 7h8m 10.100.227.131 k8s-worker-6 <none> <none>
elasticsearch-master-2 1/1 Running 0 7h8m 10.100.69.206 k8s-worker-3 <none> <none>
[root@k8s-master-1 ~]#

现在就比较清晰了,可以看到,在整个namespace中有两个ES client,三个ES data,三个ES master。

我们来画一个细一点的架构图,以便在脑子里记下这个逻辑:

再结合我们在全局分析中看到的资源使用率图,现在判断至少有两个问题:

  1. ES client请求不均衡;
  2. ES data CPU 高。

下面我们一个一个来分析。

ES client请求不均衡

从上面的架构图中可以看到,search服务连两个ES client,但是只有一个ES client的CPU使用率高。所以,我们需要查一下链路,看看ES的service:

1
2
3
4
5
6
7
8
9
[root@k8s-master-1 ~]# kubectl get svc -o wide | grep search
elasticsearch-client NodePort 10.96.140.52 <none> 9200:30200/TCP,9300:31614/TCP 34d app=elasticsearch-client,chart=elasticsearch,heritage=Helm,release=elasticsearch-client
elasticsearch-client-headless ClusterIP None <none> 9200/TCP,9300/TCP 34d app=elasticsearch-client
elasticsearch-data ClusterIP 10.96.16.151 <none> 9200/TCP,9300/TCP 7h41m app=elasticsearch-data,chart=elasticsearch,heritage=Helm,release=elasticsearch-data
elasticsearch-data-headless ClusterIP None <none> 9200/TCP,9300/TCP 7h41m app=elasticsearch-data
elasticsearch-master ClusterIP 10.96.207.238 <none> 9200/TCP,9300/TCP 7h41m app=elasticsearch-master,chart=elasticsearch,heritage=Helm,release=elasticsearch-master
elasticsearch-master-headless ClusterIP None <none> 9200/TCP,9300/TCP 7h41m app=elasticsearch-master
svc-mall-search ClusterIP 10.96.27.150 <none> 8081/TCP 44d app=svc-mall-search
[root@k8s-master-1 ~]#

你看,整个namespace中有一个client service(解析出来的是VIP,访问此服务时不会绕过K8s的转发机制),还有一个client-headless service(解析出来的是POD IP,访问这个服务时会绕过K8s的转发机制)。

接下来,我们查一下为什么会出现访问不均衡的情况。

通过查看search服务的ES配置,我们看到如下信息:

1
2
3
4
5
elasticsearch:
rest:
uris: elasticsearch-client:9200
username: elastic
password: admin@123

看到我们这里是用的elasticsearch-client:9200,我们再来看一下client service的配置:

1
2
3
4
5
6
7
8
9
10
11
12
13
14
15
16
17
18
19
20
21
22
23
24
25
26
27
28
29
30
31
32
33
34
35
36
37
38
39
40
41
42
43
44
45
46
47
48
49
50
---
apiVersion: v1
kind: Service
metadata:
annotations:
meta.helm.sh/release-name: elasticsearch-client
meta.helm.sh/release-namespace: default
creationTimestamp: '2020-12-10T17:34:19Z'
labels:
app: elasticsearch-client
app.kubernetes.io/managed-by: Helm
chart: elasticsearch
heritage: Helm
release: elasticsearch-client
managedFields:
- apiVersion: v1
fieldsType: FieldsV1
fieldsV1:
'f:metadata': {}
'f:spec':
'f:ports': {}
manager: Go-http-client
operation: Update
time: '2020-12-10T17:34:19Z'
name: elasticsearch-client
namespace: default
resourceVersion: '4803428'
selfLink: /api/v1/namespaces/default/services/elasticsearch-client
uid: 457e962e-bee0-49b7-9ec4-ebfbef0fecdd
spec:
clusterIP: 10.96.140.52
externalTrafficPolicy: Cluster
ports:
- name: http
nodePort: 30200
port: 9200
protocol: TCP
targetPort: 9200
- name: transport
nodePort: 31614
port: 9300
protocol: TCP
targetPort: 9300
selector:
app: elasticsearch-client
chart: elasticsearch
heritage: Helm
release: elasticsearch-client
sessionAffinity: None
type: NodePort

从上面的配置来看,sessionAffinity也配置为None了,也就是说这个service不以客户端的IP来保持session。因为在这个环境配置中,Type为NodePort,而我们在k8s中配置的转发规则是iptables。所以说,service是依赖iptables的规则来做后端转发的。

接下来,我们检查一下iptables的转发规则。

我们先来看iptables中关于ES client的规则:

1
2
3
4
[root@k8s-master-1 ~]# iptables -S KUBE-SERVICES -t nat|grep elasticsearch-client|grep 9200
-A KUBE-SERVICES ! -s 10.100.0.0/16 -d 10.96.140.52/32 -p tcp -m comment --comment "default/elasticsearch-client:http cluster IP" -m tcp --dport 9200 -j KUBE-MARK-MASQ
-A KUBE-SERVICES -d 10.96.140.52/32 -p tcp -m comment --comment "default/elasticsearch-client:http cluster IP" -m tcp --dport 9200 -j KUBE-SVC-XCX4XZ2WPAE7BUZ4
[root@k8s-master-1 ~]#

可以看到,service的规则名是KUBE-SVC-XCX4XZ2WPAE7BUZ4,那我们再去查它对应的iptables规则:

1
2
3
4
5
6
7
8
[root@k8s-master-1 ~]# iptables -S KUBE-SVC-XCX4XZ2WPAE7BUZ4 -t nat
-N KUBE-SVC-XCX4XZ2WPAE7BUZ4
-A KUBE-SVC-XCX4XZ2WPAE7BUZ4 -m comment --comment "default/elasticsearch-client:http" -j KUBE-SEP-LO263M5QW4XA6E3Q
[root@k8s-master-1 ~]#
[root@k8s-master-1 ~]# iptables -S KUBE-SEP-LO263M5QW4XA6E3Q -t nat
-N KUBE-SEP-LO263M5QW4XA6E3Q
-A KUBE-SEP-LO263M5QW4XA6E3Q -s 10.100.227.130/32 -m comment --comment "default/elasticsearch-client:http" -j KUBE-MARK-MASQ
-A KUBE-SEP-LO263M5QW4XA6E3Q -p tcp -m comment --comment "default/elasticsearch-client:http" -m tcp -j DNAT --to-destination 10.100.227.130:9200

问题来了,这里好像没有负载均衡的配置(没有probability参数),并且根据iptables规则也只是转发到了一个ES client上。到这里,其实我们也就能理解,为什么在全局监控的时候,我们只看到一个ES client有那么高的CPU使用率,而另一个ES client却一点动静都没有。

但是,这里的iptables规则并不是自己来配置的,而是在部署k8s的时候自动刷进去的规则。现在只有一条规则了,所以只能转发到一个POD上去。

那我们就再刷一遍ES的POD,重装一下ES的POD,看k8s自己能不能刷出来负载均衡的iptables规则。重来一遍之后,我们再来看iptables规则:

1
2
3
4
5
[root@k8s-master-1 ~]# iptables -S KUBE-SVC-XCX4XZ2WPAE7BUZ4 -t nat
-N KUBE-SVC-XCX4XZ2WPAE7BUZ4
-A KUBE-SVC-XCX4XZ2WPAE7BUZ4 -m comment --comment "default/elasticsearch-client:http" -m statistic --mode random --probability 0.50000000000 -j KUBE-SEP-IFM4L7YNSTSJP4YT
-A KUBE-SVC-XCX4XZ2WPAE7BUZ4 -m comment --comment "default/elasticsearch-client:http" -j KUBE-SEP-5RAP6F6FATXC4DFL
[root@k8s-master-1 ~]#

哟,现在刷出来两条iptables规则了,看来之前在我们不断折腾的部署过程中,ES client一直是有问题的。

在上面的iptables规则里,那两条iptables的上一条中有一个关键词“——probability 0.50000000000”。我们知道,iptables的匹配规则是从上到下的,既然上一条的匹配是随机0.5,也就是说只有50%的请求会走第一条规则,那下一条自然也是随机0.5了,因为总共只有两条规则嘛。这样一来就均衡了。

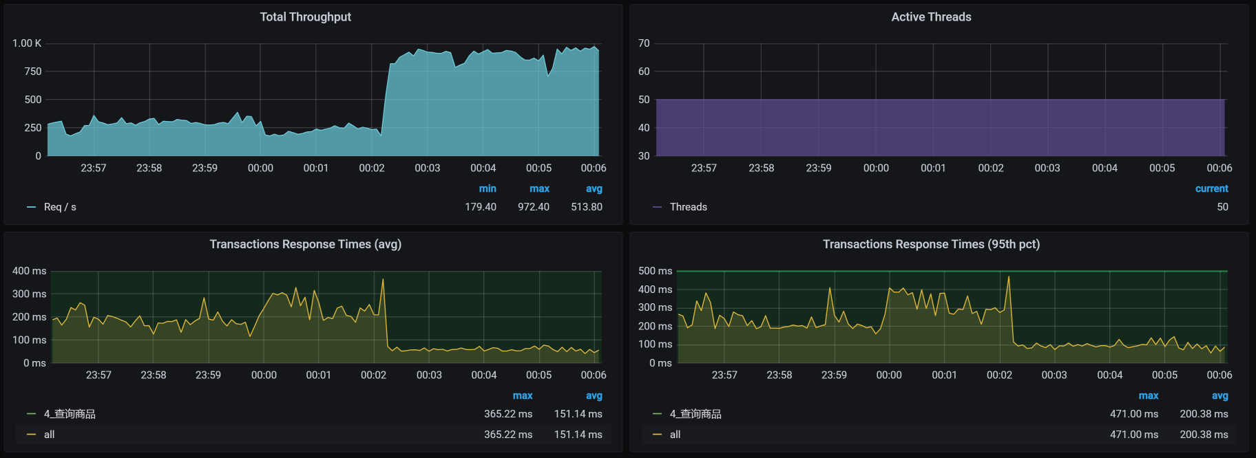
我们再接着做这个接口的压力场景,看到如下信息:

看起来ES client均衡了,对不对?

它对应的TPS,如下:

明显TPS提升了60左右。

ES client请求不均衡的问题解决了,现在,我们还要来看一下ES data单节点CPU高的问题。

ES Data CPU使用率高

  • 第一阶段:加一个CPU

在TPS提升之后,我们再来看一下全局监控数据。

看起来比一开始好多了。基于前面分析ES client的经验,我们就先来查一下ES data的iptables规则:

1
2
3
4
5
6
7
8
9
10
11
12
13
14
15
16
17
18
19
20
21
22
23
24
25
26
27
28
29
30
31
32
33
34
35
36
37
-- 查看下有哪些ES data的POD
[root@k8s-master-1 ~]# kubectl get pods -o wide | grep data
elasticsearch-data-0 1/1 Running 0 10h 10.100.18.197 k8s-worker-5 <none> <none>
elasticsearch-data-1 1/1 Running 0 10h 10.100.5.5 k8s-worker-7 <none> <none>
elasticsearch-data-2 1/1 Running 0 10h 10.100.251.67 k8s-worker-9 <none> <none>


-- 查看ES data对应的iptables规则
[root@k8s-master-1 ~]# iptables -S KUBE-SERVICES -t nat|grep elasticsearch-data
-A KUBE-SERVICES ! -s 10.100.0.0/16 -d 10.96.16.151/32 -p tcp -m comment --comment "default/elasticsearch-data:http cluster IP" -m tcp --dport 9200 -j KUBE-MARK-MASQ
-A KUBE-SERVICES -d 10.96.16.151/32 -p tcp -m comment --comment "default/elasticsearch-data:http cluster IP" -m tcp --dport 9200 -j KUBE-SVC-4LU6GV7CN63XJXEQ
-A KUBE-SERVICES ! -s 10.100.0.0/16 -d 10.96.16.151/32 -p tcp -m comment --comment "default/elasticsearch-data:transport cluster IP" -m tcp --dport 9300 -j KUBE-MARK-MASQ
-A KUBE-SERVICES -d 10.96.16.151/32 -p tcp -m comment --comment "default/elasticsearch-data:transport cluster IP" -m tcp --dport 9300 -j KUBE-SVC-W4QKPGOO4JGYQZDQ


-- 查看9200(外部通信)对应的规则
[root@k8s-master-1 ~]# iptables -S KUBE-SVC-4LU6GV7CN63XJXEQ -t nat
-N KUBE-SVC-4LU6GV7CN63XJXEQ
-A KUBE-SVC-4LU6GV7CN63XJXEQ -m comment --comment "default/elasticsearch-data:http" -m statistic --mode random --probability 0.33333333349 -j KUBE-SEP-ZHLKOYKJY5GV3ZVN
-A KUBE-SVC-4LU6GV7CN63XJXEQ -m comment --comment "default/elasticsearch-data:http" -m statistic --mode random --probability 1 -j KUBE-SEP-6ILKZEZS3TMCB4VJ
-A KUBE-SVC-4LU6GV7CN63XJXEQ -m comment --comment "default/elasticsearch-data:http" -j KUBE-SEP-JOYLBDPA3LNXKWUK


-- 查看以上三条规则的转发目标
[root@k8s-master-1 ~]# iptables -S KUBE-SEP-ZHLKOYKJY5GV3ZVN -t nat
-N KUBE-SEP-ZHLKOYKJY5GV3ZVN
-A KUBE-SEP-ZHLKOYKJY5GV3ZVN -s 10.100.18.197/32 -m comment --comment "default/elasticsearch-data:http" -j KUBE-MARK-MASQ
-A KUBE-SEP-ZHLKOYKJY5GV3ZVN -p tcp -m comment --comment "default/elasticsearch-data:http" -m tcp -j DNAT --to-destination 10.100.18.197:9200
[root@k8s-master-1 ~]# iptables -S KUBE-SEP-6ILKZEZS3TMCB4VJ -t nat
-N KUBE-SEP-6ILKZEZS3TMCB4VJ
-A KUBE-SEP-6ILKZEZS3TMCB4VJ -s 10.100.251.67/32 -m comment --comment "default/elasticsearch-data:http" -j KUBE-MARK-MASQ
-A KUBE-SEP-6ILKZEZS3TMCB4VJ -p tcp -m comment --comment "default/elasticsearch-data:http" -m tcp -j DNAT --to-destination 10.100.251.67:9200
[root@k8s-master-1 ~]# iptables -S KUBE-SEP-JOYLBDPA3LNXKWUK -t nat
-N KUBE-SEP-JOYLBDPA3LNXKWUK
-A KUBE-SEP-JOYLBDPA3LNXKWUK -s 10.100.5.5/32 -m comment --comment "default/elasticsearch-data:http" -j KUBE-MARK-MASQ
-A KUBE-SEP-JOYLBDPA3LNXKWUK -p tcp -m comment --comment "default/elasticsearch-data:http" -m tcp -j DNAT --to-destination 10.100.5.5:9200
[root@k8s-master-1 ~]

Everything is perfect!!规则很合理。ES Data总共有三个pod,从逻辑上来看,它们各占了三分之一。

在前面的ES client分析中,我们讲到,第一个POD是0.5,下一条自然也只剩下0.5,这很容易理解。现在,ES data的部分有三条iptables规则,我们来简单说明一下。

通常我们理解的iptables就是一个防火墙。不过,要是从根本上来讲,它不算是一个防火墙,只是一堆规则列表,而通过iptables设计的规则列表,请求会对应到netfilter框架中去,而这个netfilter框架,才是真正的防火墙。其中,netfilter是处于内核中的,iptables就只是一个用户空间上的配置工具而已。

我们知道iptables有四表五链。四表是:fileter表(负责过滤)、nat表(负责地址转换)、mangle表(负责解析)、raw表(关闭nat表上启用的连接追踪);五链是:prerouting链(路由前)、input链(输入规则)、forward链(转发规则)、output链(输出规则)、postrouting链(路由后)。

而在这一部分,我们主要是看nat表以及其上的链。对于其他的部分,如果你想学习,可自行查阅iptables相关知识。毕竟,我还时刻记得自己写的是一个性能专栏,而不是计算机基础知识专栏,哈哈。

从上面的信息可以看到,我们的这个集群中有三个ES data服务,对应着三条转发规则,其中,第一条规则的匹配比例是:0.33333333349;第二条比例:0.50000000000;第三条是1。而这三条转发规则对应的POD IP和端口分别是:10.100.18.197:9200、10.100.251.67:9200、10.100.5.5:9200,这也就意味着,通过这三条iptables规则可以实现负载均衡,画图理解如下:

我们假设有30个请求进来,那ES Data 0上就会有30x0.33333333349=10个请求;对于剩下的20个请求,在ES Data 1上就会有20x0.50000000000=10个请求;而最后剩下的10个请求,自然就到了ES Data 2上。这是一个非常均衡的逻辑,只是在iptables规则中,我看着这几个数据比例,实在是觉得别扭。

既然明白了这个逻辑,下面我们还是把查询商品接口的场景压起来看一下:

从数据上来看,经常会出现ES data 某个节点消耗CPU高的情况。可是,对应到我们前面看到的全局worker监控界面中,并没有哪个worker的CPU很高。所以,在这里,我们要查一下ES Data中的cgroup配置,看它的限制是多少。

也就是说,ES data的每个POD都是配置了一颗CPU,难怪CPU使用率动不动就红了。

还有一点你要记住,前面我们在查看data列表的时候发现,ES data 0 在worker-5上,ES data 1 在worker-7上,ES data 2 在worker-9上。而我们现在看到的却是,它们都各自分到了一个CPU。既然如此,那我们就再添加一个CPU,然后再回去看一下worker-5/7/9的反应。为什么只加一个CPU呢?因为从worker-7上来看,现在的CPU使用率已经在50%左右了,要是加多了,我怕它吃不消。

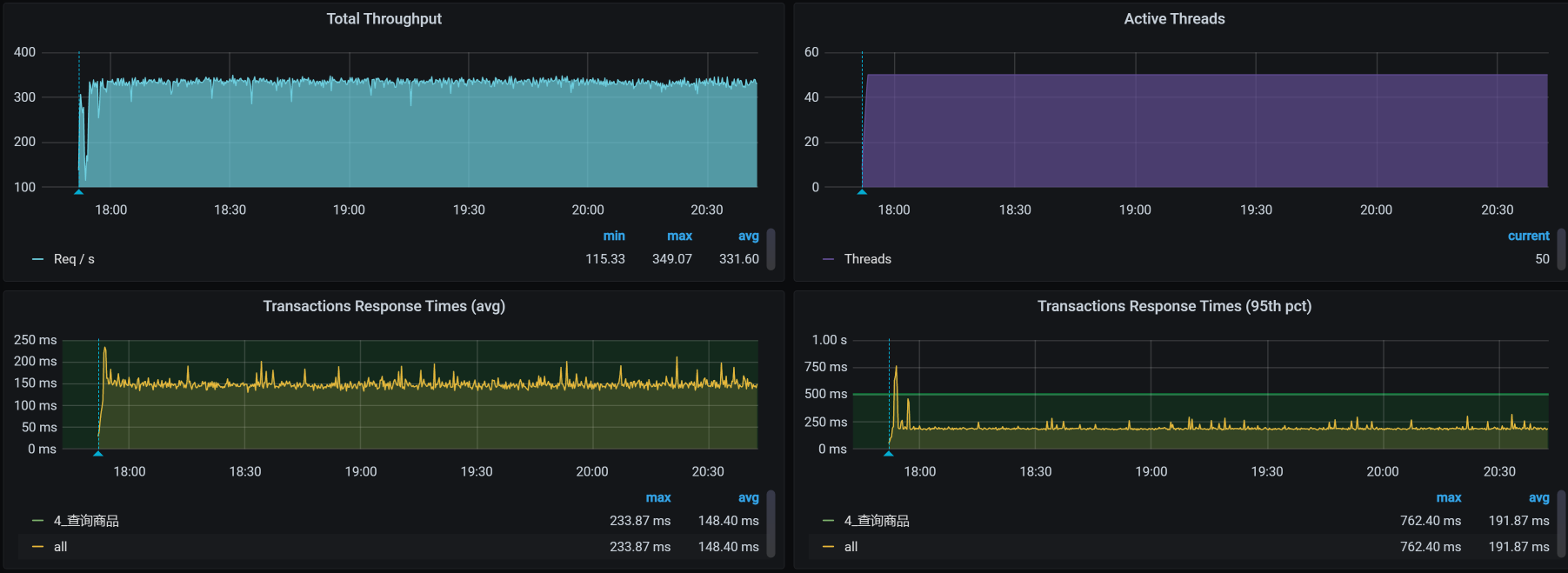
看一下压力场景执行的效果:

似乎……不怎么样?TPS并没有增加。

  • 第二阶段:加副本

我们再看加了CPU之后的全局POD监控:

还是只有一个ES data的CPU使用率高,所以我想查一下ES中的数据分布。因为负载均衡的问题解决了,并且知道有三个ES data节点。现在我们就要知道是不是每个节点都被访问到了。

1
2
3
4
5
6
7
pms                               0 p 10.100.18.199 _w   32   17690 18363   6.7mb  7820 true  true  8.5.1 false
pms 0 p 10.100.18.199 _15 41 2110 0 465.7kb 5500 true true 8.5.1 true
pms 0 p 10.100.18.199 _16 42 21083 30255 9.5mb 5900 true true 8.5.1 false
pms 0 p 10.100.18.199 _17 43 2572 0 568kb 5500 true true 8.5.1 true
pms 0 p 10.100.18.199 _18 44 1403 0 322.9kb 5500 true true 8.5.1 true
pms 0 p 10.100.18.199 _19 45 1856 0 414.1kb 5500 true true 8.5.1 true
pms 0 p 10.100.18.199 _1a 46 1904 0 423kb 5500 true true 8.5.1 true

为啥数据都在一个节点上(都是10.100.18.199)?看起来只有一个数据副本的原因了。

1
green open pms                                            A--6O32bQaSBrJPJltOLHQ 1 0   48618 48618  55.1mb  18.3mb

所以,我们先把副本数加上去,因为我们有三个data节点,所以这里加三个副本:

1
2
3
4
5
6
7
8
9
10
11
12
13
14
15
16
17
18
19
20
21
22
23
24
25
26
27
28
PUT /pms/_settings
{
"number_of_replicas": 3
}

我们再次查看ES中的数据分布,如下所示:

pms 0 r 10.100.18.200 _w 32 17690 18363 6.7mb 7820 true true 8.5.1 false
pms 0 r 10.100.18.200 _15 41 2110 0 465.7kb 5500 true true 8.5.1 true
pms 0 r 10.100.18.200 _16 42 21083 30255 9.5mb 5900 true true 8.5.1 false
pms 0 r 10.100.18.200 _17 43 2572 0 568kb 5500 true true 8.5.1 true
pms 0 r 10.100.18.200 _18 44 1403 0 322.9kb 5500 true true 8.5.1 true
pms 0 r 10.100.18.200 _19 45 1856 0 414.1kb 5500 true true 8.5.1 true
pms 0 r 10.100.18.200 _1a 46 1904 0 423kb 5500 true true 8.5.1 true
pms 0 p 10.100.251.69 _w 32 17690 18363 6.7mb 7820 true true 8.5.1 false
pms 0 p 10.100.251.69 _15 41 2110 0 465.7kb 5500 true true 8.5.1 true
pms 0 p 10.100.251.69 _16 42 21083 30255 9.5mb 5900 true true 8.5.1 false
pms 0 p 10.100.251.69 _17 43 2572 0 568kb 5500 true true 8.5.1 true
pms 0 p 10.100.251.69 _18 44 1403 0 322.9kb 5500 true true 8.5.1 true
pms 0 p 10.100.251.69 _19 45 1856 0 414.1kb 5500 true true 8.5.1 true
pms 0 p 10.100.251.69 _1a 46 1904 0 423kb 5500 true true 8.5.1 true
pms 0 r 10.100.140.10 _w 32 17690 18363 6.7mb 7820 true true 8.5.1 false
pms 0 r 10.100.140.10 _15 41 2110 0 465.7kb 5500 true true 8.5.1 true
pms 0 r 10.100.140.10 _16 42 21083 30255 9.5mb 5900 true true 8.5.1 false
pms 0 r 10.100.140.10 _17 43 2572 0 568kb 5500 true true 8.5.1 true
pms 0 r 10.100.140.10 _18 44 1403 0 322.9kb 5500 true true 8.5.1 true
pms 0 r 10.100.140.10 _19 45 1856 0 414.1kb 5500 true true 8.5.1 true
pms 0 r 10.100.140.10 _1a 46 1904 0 423kb 5500 true true 8.5.1 true

我们接着压起来,看看POD的资源:

现在看着是不是开心多了?data节点的CPU都用起来了。

我们再看一下worker的资源:

1
2
3
4
[root@k8s-master-1 ~]# kubectl get pods -o wide | grep data
elasticsearch-data-0 1/1 Running 0 16m 10.100.18.199 k8s-worker-5 <none> <none>
elasticsearch-data-1 1/1 Running 0 17m 10.100.251.68 k8s-worker-9 <none> <none>
elasticsearch-data-2 1/1 Running 0 18m 10.100.140.9 k8s-worker-2 <none> <none>

现在ES Data的POD分布到2、5、9三这个worker上去了,我们查看下全局监控:

嗯,不错,ES data的POD把资源用起来了。其实这里要想继续调,还可以把CPU加大,ES本来就是吃CPU、内存的大户。不过,我们前面在配置的时候,给ES data的CPU也确实太小了。这个问题,并不是我故意设计出来的,而是当时在部署的时候,没考虑到这些。

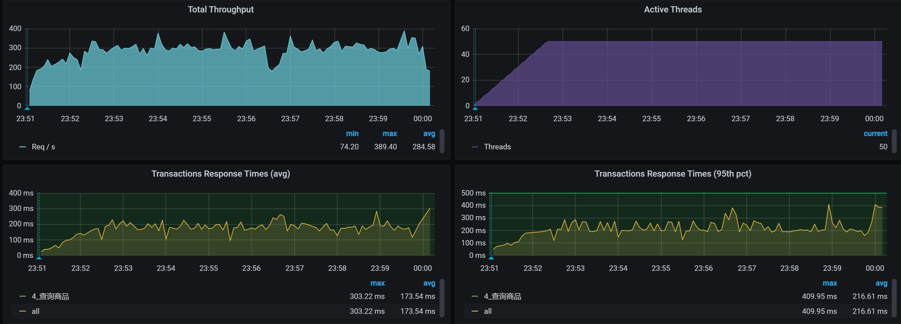
最后,我们来看优化后的效果:

呀呀呀,你看TPS压都压不住呀,很快涨到900左右了!这个优化结果很好。

现在回过头来看第一个阶段,我们加CPU没有效果,主要还是因为副本数量太少。其实,在ES的优化中,还有很多细节可以玩。只不过,在我们这个课程中,我希望给你的是一个整体的分析思路和逻辑,而不是纠结于每个细节上的参数。所以,在这里,我们就不再说具体参数的调整了。

如果你想在ES上做更多的优化,可以在分析完业务之后,确定一下ES的架构、数据索引、分片等信息,然后再来设计一个合理的ES部署。

总结

在这节课中,我们看到APM工具也有无能为力的地方。所以说,当我们分析到一个具体组件之后,要想再往下分析,就得靠自己的技术功底了。

在出现请求不均衡的时候,我们一定要先去看负载均衡的逻辑有没有问题。当看到ES client不均衡时,我们去看了iptables的原理,在发现iptables只有一个转发规则的时候,接下来要做的当然就是重刷转发规则了。

在ES client转发均衡了之后,我们在ES data单节点上又看到CPU使用率过高。由于ES data在POD当中,我们自然就要想到去看cgroup的限制。

而在添加了CPU之后,我们发现TPS并没有提高,这时候就要去看ES的逻辑了。ES的强大之处就在于多副本多分片的查询能力,所以,我们增加了副本之后,CPU就用起来了,这是一个合理的优化结果,TPS也自然提高了。

经过一系列的动作,我们终于把资源给用起来了。这也是我一直在强调的,性能优化第一个阶段的目标,就是把资源给用起来,然后再考虑更细节的优化

课后作业

最后,我给你留两道题,请你思考一下:

  1. 当负载出现不均衡时,主要的分析方向是什么?
  2. 什么时候才需要去看组件内部的实现逻辑?

记得在留言区和我讨论、交流你的想法,每一次思考都会让你更进一步。

如果你读完这篇文章有所收获,也欢迎你分享给你的朋友,共同学习进步。我们下一讲再见!