你好,我是高楼。
我们今天来看一下购物车信息确定订单这个接口的性能怎么样,有哪些需要优化的地方。
在这节课中,我将给你展示如何进行方法级的跟踪,来判断参数的问题。而这个参数,并不是我们这个接口直接用到的,它有不同的使用层次。
直接的参数化我们都能理解,对吧。但是当一个参数产生新的数据,而新的数据又会在后续的动作中用到时,你就得注意了,因为我们有可能在第一层数据中没有发现问题,但是在后续的动作中会遇到问题。所以,我们一定要关注参数化的变化,也就是动态的参数化的数据。
此外,在这节课中,我还将带你一起来看看在应用有多个节点的情况下,某个节点消耗资源过多导致的复杂问题该怎么处理。
话不多说,我们开始今天的分析吧!
场景运行数据
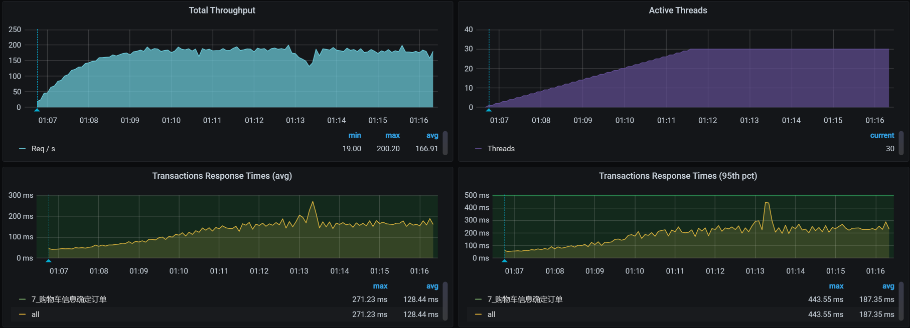
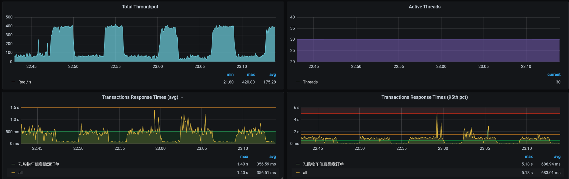
对于购物车信息确定订单这个接口,我们第一次运行的性能场景结果如下:

在图中,响应时间随着压力的增加而增加,而TPS只到了160多,还是有点低了,我们现在就得考虑把TPS提升。
注意,这是一个典型的TPS不高,响应时间不断增加的性能问题。
按照RESAR性能分析逻辑,我们看一下这个接口的架构图。
看架构图

可以看到,这个接口涉及到的服务比较多,架构图也比之前其他接口的要复杂一些。
紧接着,我们就来拆分响应时间。
拆分响应时间
- Gateway:

- Order:

- Member:

- Cart:

- Portal:

从上面的时间拆分来看,Cart消耗了最长的时间。所以,我们先分析Cart。
我们再顺手点一下Cart和MySQL之间的时间消耗,看看是什么情况:

这个Cart和MySQL之间的时间看起来不长,那我们就不用考虑数据库的SQL时间消耗了。
接下来,我们就来分析响应时间长的Cart服务。
第一阶段
全局分析
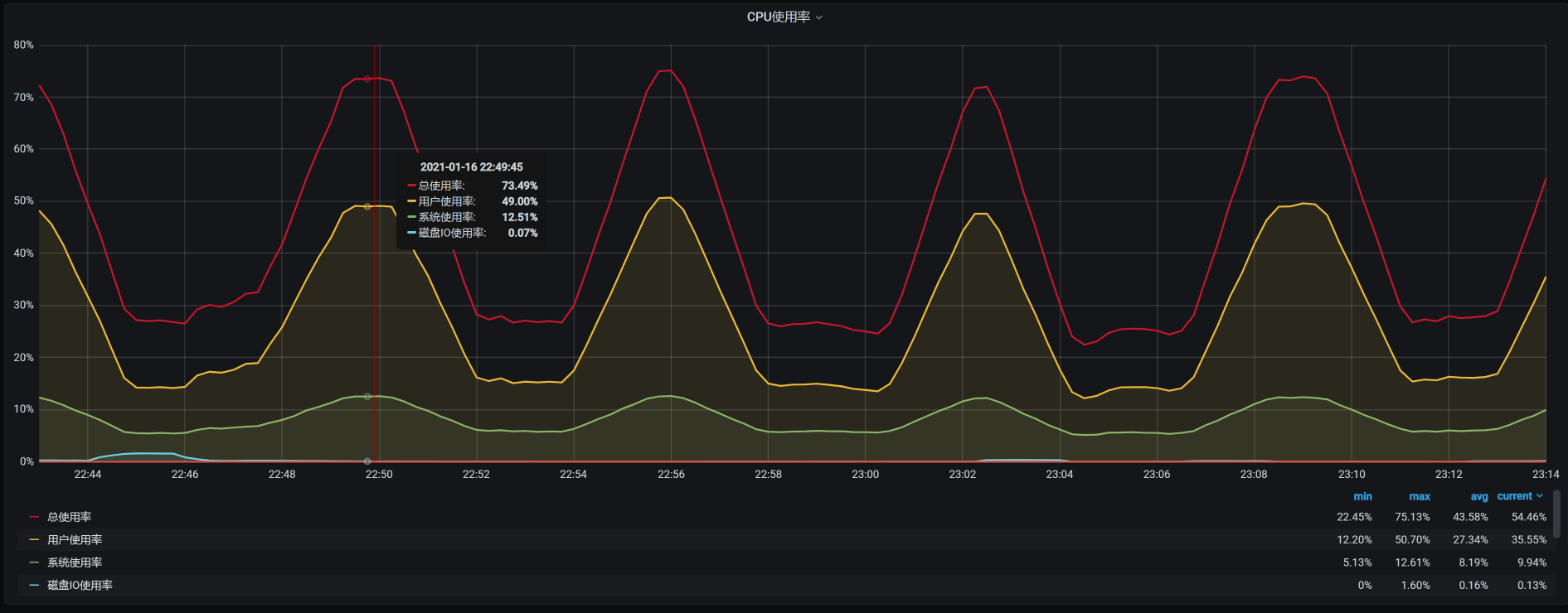
按照惯例,我们来看一下worker层面的资源消耗情况:

从上图来看,worker-3上消耗的资源较多。那我们就来查看一下worker-3上有什么服务。
1 | [root@k8s-master-2 ~]# kubectl get pods -o wide | grep k8s-worker-3 |
可以看到,worker-3上有8个服务,哪个服务消耗的资源最多呢?现在我们进入worker-3,查看下top:
1 | [root@k8s-worker-3 ~]# top |
从以上数据来看,的确是Cart服务消耗的CPU比较高。不过,它还没有把6个CPU都用完,这一点我们要记一下。
下面开始定向分析。
定向分析
既然Cart服务消耗的CPU多,那我们当然要看一下Cart中的线程都在干啥。

这些线程状态基本都在绿色的Runnable状态,看起来都比较繁忙,有可能是因为线程数配置的太低了,我们查看下配置:
1 | server: |
知道了Spring Boot内置的Tomcat线程数配置,我们拆分一下在Cart上正在执行的方法,看看我们的定位方法是不是合理:

看这张图的时候,你要注意消耗时间长的位置,也就是图中右侧线段比较长的地方。这里面有两个环节的问题:
- MySQL的执行时间长。你要注意哦,虽然这里的MySQL/JDBI/PreparedStatement/execute并没有消耗很长的时间,但是它的下一步Balance/Promotion/Cart/CartPromotion消耗的时间是长的;
- Promotionnew方法本身的时间长。
由于慢的节点和MySQL有关,我们创建一个,mysqlreport来看MySQL整体的监控数据:
1 | __ Connections _________________________________________________________ |
原来是连接用完了!我们赶紧改一下,从151改到500。
不过,重测之后响应时间还是没有变化,那我们就只能接着跟踪Cart上的方法了。
方法级跟踪
于是,我们不得不来到方法级跟踪, 看一下我们关注的方法Promotionnew慢在哪里。
由上面那张调用视图,我们可以编写下面这样的跟踪语句:
trace -E com.dunshan.mall.cart.controller.CartItemController listPromotionnew -n 5 -v –skipJDKMethod false ‘1==1’
然后得到了下面这个结果:
1 | `---ts=2021-01-16 15:08:58;thread_name=http-nio-8086-exec-34;id=f8;is_daemon=true;priority=5;TCCL=org.springframework.boot.web.embedded.tomcat.TomcatEmbeddedWebappClassLoader@56887c8f |
可以看到,在我们跟踪的方法com.dunshan.mall.cart.service.imp.CartItemServiceImpl:listPromotion()中,有两处listPromotion和calcCartPromotion时间消耗较大,分别是:
- com.dunshan.mall.cart.service.imp.CartItemServiceImpl:list()
- com.dunshan.mall.cart.feign.CartPromotionService:calcCartPromotion()
跟踪List函数
我们在Arthas中执行trace跟踪语句如下:
1 | trace com.dunshan.mall.cart.service.imp.CartItemServiceImpl list -v -n 5 --skipJDKMethod false '1==1' |
然后得到这样的结果:
1 | `---ts=2021-01-16 15:19:45;thread_name=http-nio-8086-exec-65;id=23ce;is_daemon=true;priority=5;TCCL=org.springframework.boot.web.embedded.tomcat.TomcatEmbeddedWebappClassLoader@56887c8f |
在一阵无聊的trace之后,看到一个select语句消耗时间较长,这个select语句是:
1 | select id, product_id, product_sku_id, member_id, quantity, price, product_pic, product_name, product_sub_title, product_sku_code, member_nickname, create_date, modify_date, delete_status, product_category_id, product_brand, product_sn, product_attr from oms_cart_item WHERE ( delete_status = ? and member_id = ? ) |
一个简单的select语句,怎么会耗时这么久呢?我们先不管为什么会这样,先来看看这个oms_cart_item的数据有多少。我连上数据库后一查,发现在oms_cart_item里面有10612条数据,这个数据量并不大。
此外,我还查看了一下索引,也是有的,并且执行计划也走到了索引这里。那为什么会慢呢?到这里,我们得考虑一下是不是和数据量有关了。所以,我们来看看这个select语句究竟查出了多少条数据。
在我补全SQL后一查,发现一个member_id对应500多条记录,这是一个人一次买了500个东西?
既然在购物车信息里,同一个人有这么多记录,那一定是在商品加入购物车时加进去的。而要往一个人的购物车里加东西,显然是在性能脚本执行的过程中添加,因为每个用户的购物车一开始都是空的。所以,我们要去查一下商品加入购物车的脚本是怎么回事。
商品加入购物车的脚本很简单,就是一个post,加上商品ID,在HTTP协议的请求头里面有一个Token来标识是哪个用户。
在这里,我们要查的就是token有没有用重,JMeter中的Token参数化配置如下:

看起来挺好,我们在这里设计了不重用数据,所以在设置上Token不会被重用。那么,只有一种可能,就是Token重了。


在随机检查了几条Token之后,我发现有大量的Token重复。这也就解释了,为什么我们会在一个人的购物车里看到那么多商品数据。
可是,这个逻辑就有问题了。你想想,我们设置了参数化中数据不重复使用,但实际上确实有大量的Token被重用,这就说明Token的参数化文件本身就重复了。
那怎么办呢?我们只有把所有的Token全部清掉,让Token数据在商品加入购物车的时候不会被重用,以此来避免在一个人的购物车中加入太多商品的情况。
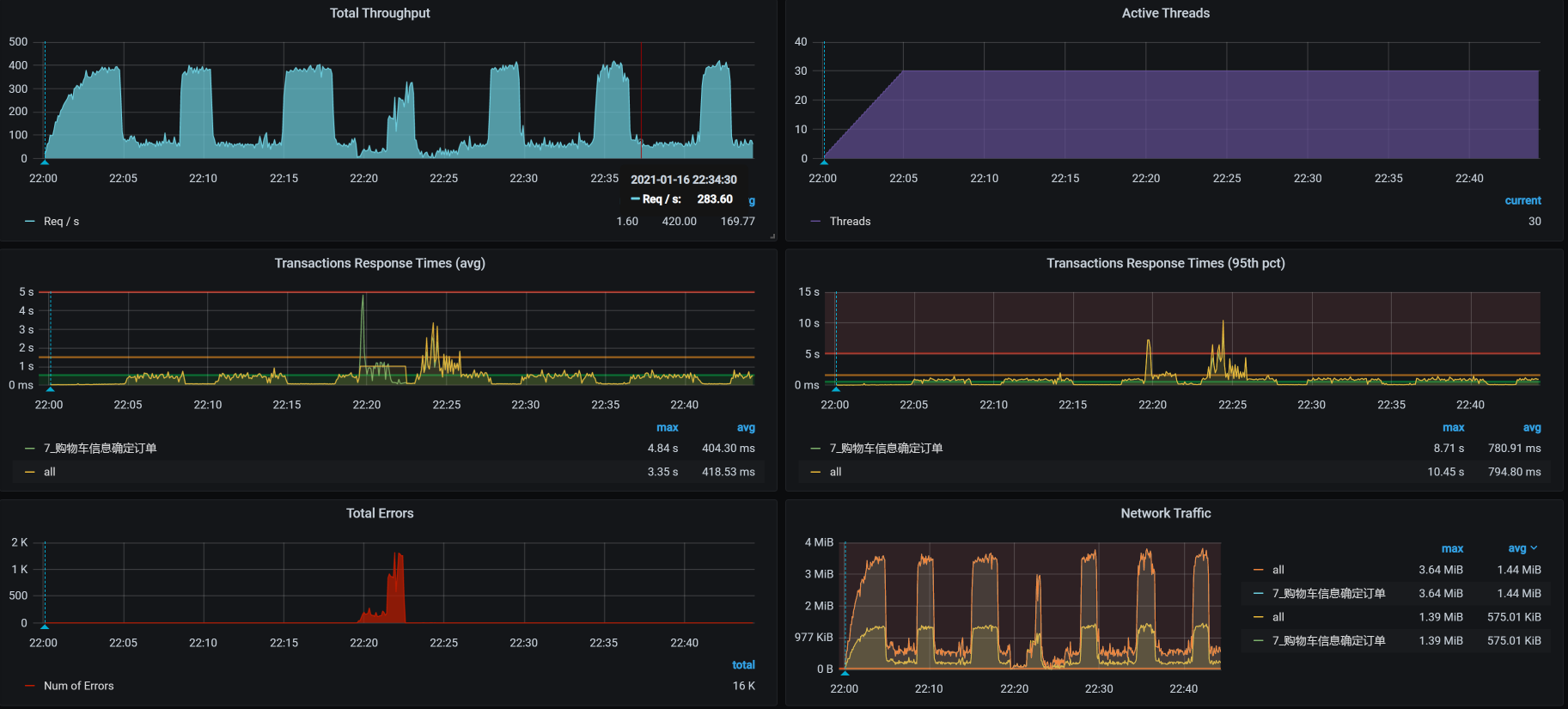
接着怎么办?只有一招了,就是把所有的数据都清掉,然后用所有的用户创建合理的购物车数据。于是,我在这里又花了几个小时,造出了130多万数据。现在,我们再回归一下场景:

你看,TPS增加到了300!
本来这是一个美好到可以喝下午茶的结果,然而……天不随人愿,我在场景持续执行的过程中,又发现了问题,这让我们不得不开启第二阶段的分析。
第二阶段
场景运行数据
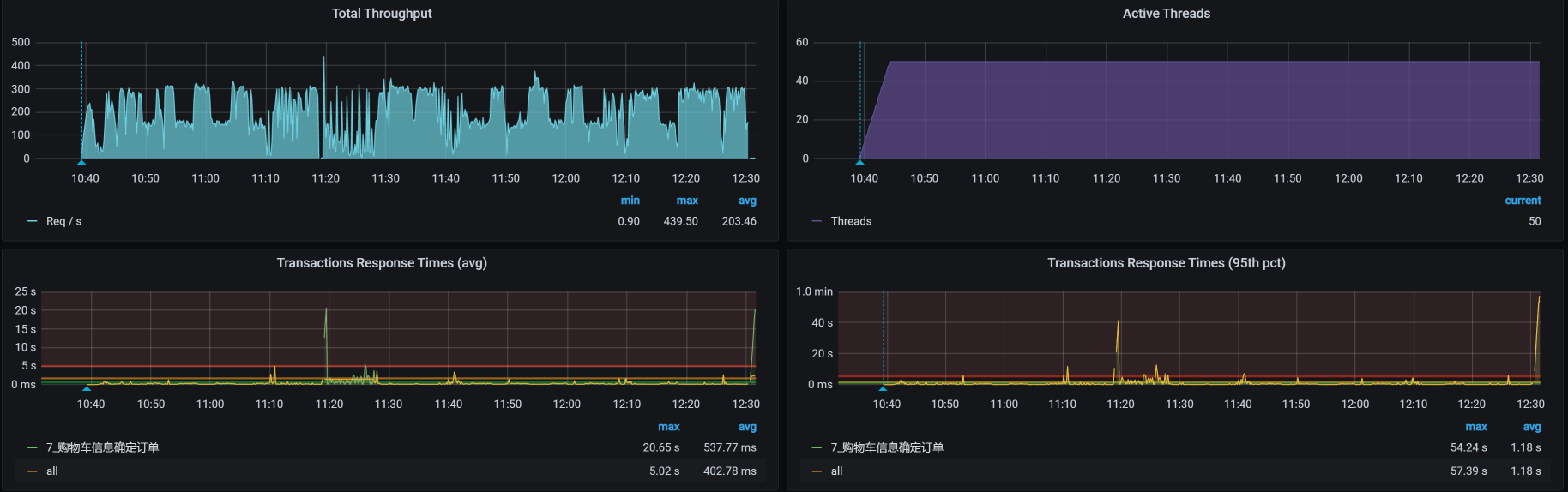
是什么问题呢?我在压力运行的数据中,竟然看到了这种TPS曲线:

你看,TPS相当规律地往下掉,不仅会掉下去,而且还会恢复回去,形成一个明显的锯齿状,并且这锯齿还挺大。
怎么办?根据高老师的思路,现在我们就得按照RESAR性能分析逻辑来收拾这个问题了。我们在前面已经看过架构图,所以,现在直接来拆分响应时间。
拆分响应时间
- Gateway:

- Order:

- Cart:

- Portal:

从上面的数据来看,似乎每一层都有时间消耗,性能都不怎么样。
全局分析
那我们就查看下当前的全局监控数据,可以看到worker-3上的CPU消耗最多:

因此,我们来查一下worker-3上有哪些Pod:
1 | [root@k8s-master-3 ~]# kubectl get pods -o wide | grep k8s-worker-3 |
居然有这么多服务都在worker-3上。
我们现在登录到worker-3上,看一下top资源。其实,我在这里主要想看的是process table,因为我想先确定一下哪个服务消耗的资源最高,然后再决定收拾哪个服务。
1 | [root@k8s-worker-3 ~]# top |
在上述top资源中,我们主要来看几个吃CPU的大户。不难发现,Cart/Order/Portal这三个服务在购物车信息确定订单的业务中都有用到,并且都在同一个worker上。同时,我们也可以看到,在这个6C的worker中,现在的CPU队列已经达到40了。
定向分析
从系统上来看,CPU队列长的问题主要是由于资源的争用,因为线程在不断地唤醒,通过start_thread就能看出来:

现在我们要做的就是把线程降下去。
怎么降呢?有两种手段:
- 把服务移走,先一个个收拾,分而治之。
- 把服务的线程减少。
这两种方式都是能减少资源争用,但是会带来不同的影响。其中,第一种手段比较合理,只是会消耗更多的整体资源;第二种手段虽然会减少争用,但是会导致响应时间增加。
我这么跟你一讲,你可能已经发现了,这两种手段都不能解释TPS不稳定的问题。那为什么TPS一会儿掉下去,一会儿又恢复呢?现在我们还不知道答案,不过基于我们“全局-定向”的分析思路,我们先看一下worker-3的资源消耗:

在同一时间段,我也查看了同一台物理机上的其他worker的资源消耗情况,发现worker-8的资源消耗有点不太正常。请你注意,我此时的查看逻辑,仍然依据的是[第3][讲]中描述的逻辑,以及对应[第4][讲]中的性能分析决策树。希望你不要觉得这里有跳跃,实际上我们还是在全局监控的第一层计数器上。
我们具体来看一下worker-8的资源消耗:

再来看一下压力场景的执行数据:

从上面worker-8的资源使用率来看,确实有很高的时候。考虑到同一物理机上资源的争用问题,我们现在把cart移到Worker-7上去,把order移到worker-9上去,再来看TPS:

花花绿绿,起起伏伏,真是好看……我们先不管这样做有没有增加TPS,光看这个趋势,就足以让人心碎了。既然结果还是这样,那我们就用老套路,继续拆分时间来看看。
- Gateway:

- Order:

- Cart:

- Portal:

- Member:

从上面的时间来看,Gateway消耗的时间比较长,这就奇怪了,这都换了到了Gateway服务上有问题了。所以,我们到Gateway机器上看一下到底有哪些服务:

呀呀呀,那个占第一位的是个啥?原来是ES的一个进程,这个进程消耗了多个CPU。看到这,我想起来前几天为了增加ES的能力,我们给ES data和ES client增加过CPU。当时考虑到它们都是吃CPU的大户,只能用一个CPU实在太委屈它们了,所以增加了CPU数量,想让它们的性能好一些。
可是没想到,ES data和ES client对应用的影响有这么大。
我当时改ES的CPU,是因为我们架构中的一个搜索服务用到了它,而当时的CPU给的是一个C,这导致Search服务的TPS很低。关于这一点,我在[第][15][讲]中有描述,你如果不清楚,可以再看看。
同时,我们还要注意一点,ES data和ES client都不是单一的节点,而是有几个节点。由此产生的问题就是,任意一个ES节点出现资源消耗过多的时候,都会影响到它所在的worker机器资源,进而影响到这个ES节点所在的整个物理机。
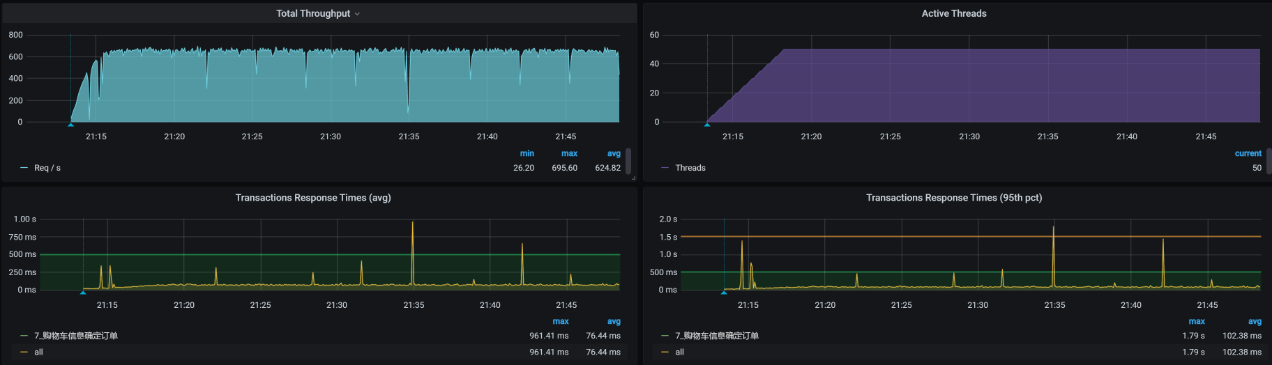
既然ES的进程消耗资源占居首位,那我们该怎么办呢?为了验证问题,我先把ES给停掉,看看TPS能不能上来,如果能上来,我们再考虑怎么限制ES的资源。
停了ES之后,TPS如下图所示:

看到没有?TPS增加了一倍,并且也没有掉下来!非常理想!
所以,接下来,我们就要考虑把ES限制到固定的worker上,让它不影响现在的应用。
总结
在这节课中,我们有两个阶段的分析。
在第一个阶段中,我们定位了数据问题。对于性能来说,数据是非常重要的基础资源,而数据的合理性直接影响了测试的结果。
经常有初入性能行业的人讨论:性能脚本中的数据到底应该用多少?我觉得这是一个非常明确的问题,在所有的性能场景中,使用的资源都应该按真实发生的业务逻辑来确定,有且只有这样,才能保证结果是有效的。
在第二阶段中,我们定位了一个有意思的问题,而这个问题的复杂性在于整体的架构。因为我们是用KVM、Kubernetes和Docker作为基础设施的,而我们选择的应用原本也不是真正的微服务,是对一个开源系统架构做了更改,把它改成了真正的微服务。
在这样的环境中,如果一个应用有问题,那在修改重启的时候,应用会被Kubernetes调度到哪个节点上,是不确定的。也正是出于这样的原因,我们一会儿看到这里有问题,一会儿看到那里有问题,定位的逻辑全都对,但是就是层面不对。这也是[上节课]中随机问题出现的原因。
所以,根据我们在[第4讲]中提到的性能分析决策树,我们仍然需要有全局监控、定向监控的思路,并且还要找到计数器的相关性。这样一来,当看到相关计数器有问题的时候,我们就能知道它们之间的关联关系了。
希望你在这节课中,能把性能分析的逻辑记在心中。
课后作业
最后,请你思考一下:
- 性能脚本中的参数应该如何设计?
- 如何定位TPS会掉下来的情况?大概描述一下你的思路。
记得在留言区和我讨论、交流你的想法,每一次思考都会让你更进一步。
如果你读完这篇文章有所收获,也欢迎你分享给你的朋友,共同学习进步。我们下这节课再见!