今天我们来分析支付前查询订单列表接口。
在这节课中,我将带你来看一下对于一个固定的技术组件,分析优化思路应该是怎样的,也就是说组件不是我们开发的,但是又要分析优化它,我们该怎么办?
此外,我们还会遇到一个问题,就是当数据库的CPU并没有全部用完,而是只用了几颗的时候,我们应该如何具体定向?对此,我们将用到查看数据库本身线程栈的方法,这和前面直接看trx表有所不同。
下面,我们一起进入今天的内容。
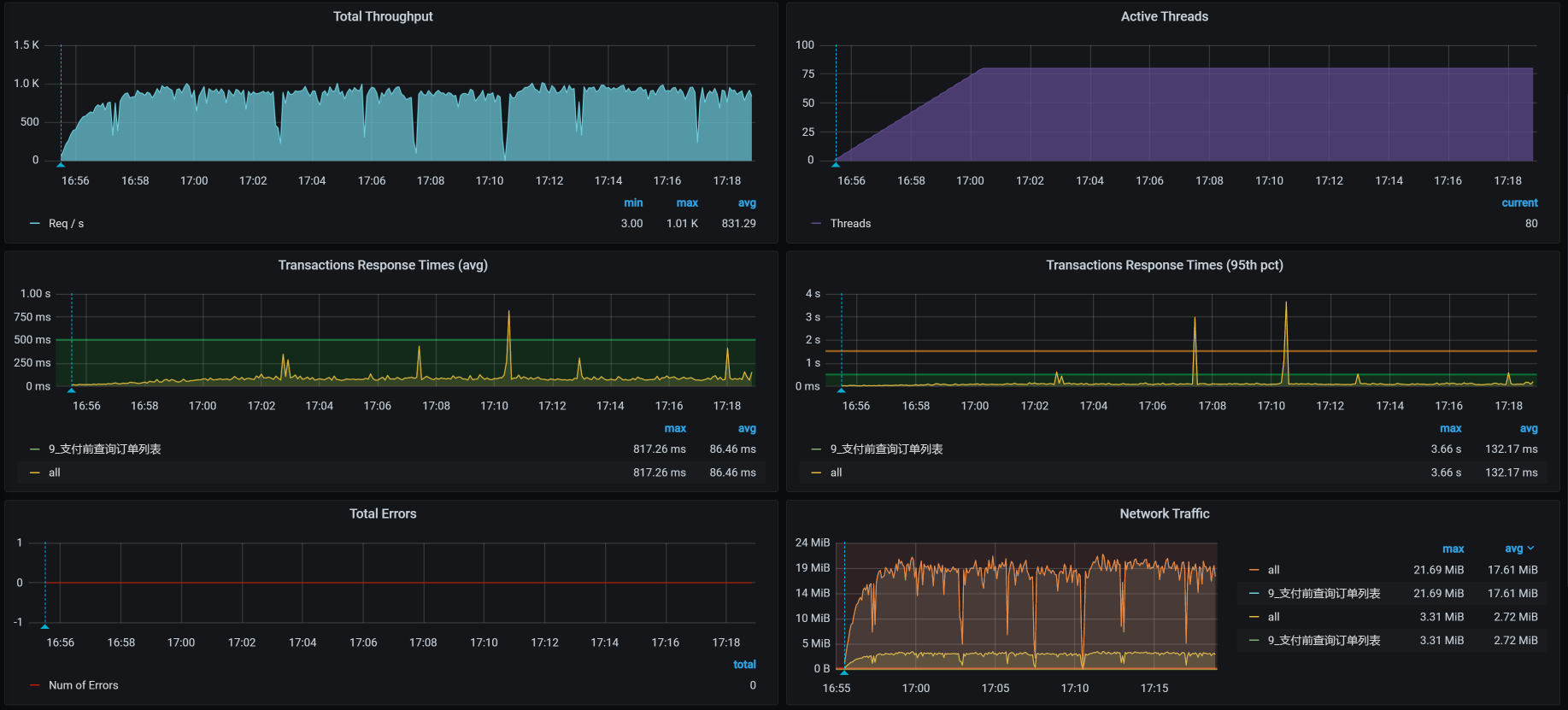
场景运行数据 对于支付前查询订单列表接口,我们先来看第一次运行的性能场景结果:
从运行的场景数据来看,这个接口的TPS一开始还是挺高的,达到了800多。但是,响应时间也增加了,瓶颈已经出现。我们只要知道瓶颈在哪,就能知道这个接口有没有优化空间。
根据高老师的分析逻辑,在正式分析之前,我们看一下架构图。
架构图
这张架构图是非常清楚的,可以看到,当前接口的逻辑为:Gateway - Order - Member,其中也使用到了MySQL和Redis。
下面我们来看看,响应时间消耗到哪里去了。
拆分响应时间 从响应时间的分布来看,Gateway(网关)上消耗的时间要长一些。所以,我们接下来得从Gateway下手,分析一下到底是哪里消耗了时间。
第一阶段 全局监控分析 按照“先看全局监控,后看定向监控 ”的逻辑,我们先看这个接口的全局监控:
由于Gateway消耗的响应时间长,我们看过全局监控视图之后,要判断出Gateway在哪个worker上:
1 2 3 [root@k8s-master-2 ~]# kubectl get pods -o wide | grep gateway gateway-mall-gateway-757659dbc9-tdwnm 1/1 Running 0 3d16h 10.100.79.96 k8s-worker-4 <none> <none> [root@k8s-master-2 ~]#
这个Gateway服务在worker-4上,同时,在全局监控图上可以看到,虽然Gateway只消耗了70%的CPU,但它还是消耗了最多的响应时间。既然这样,我们就要关注一下Gateway的线程状态,看看它在处理什么。
定向监控分析 在做定向监控时,我们先来看一下线程的CPU消耗:
通过上图可以看到,在Gateway中有两类重要的工作线程,分别是reactor-http-epoll和boundedElastic。
在官方的说明中提到,reactor-http-epoll线程的设置最好与CPU个数一致。我们当前的reactor-http-epoll线程是4个,而这个worker有6C,所以还能增加两个,增加多了意义也不大。至于boundedElastic,它是有边界的弹性线程池,默认为CPU核x10,也没啥可优化的。
我们再持续看一会儿Gateway服务中的线程所消耗的时间比例,看一下方法级的时间消耗有没有异常的情况,也就是比例非常高的,如下图所示:
你看,当前的执行方法也都没啥异常的。
现在我们就把线程增加到6个,看能不能把CPU用高一点。如果CPU用多了之后,仍然是Gateway消耗的时间长,那我们就只有再继续加CPU了。
请你注意,在性能项目中,不要轻易给出加CPU这样的建议。一定要在你分析了逻辑之后,确定没有其他优化空间了,再给这样的建议。
优化效果 我们来看一下优化效果:
通过回归测试,我们看到TPS有一点增加,只是在图的后半段(由于在测试过程中,Gateway重启过,前面的TPS就当是预热了)增加的并不明显,大概有50多TPS的样子。不过,也算是有了效果。
我们优化到这里并没有结束,因为在查看各个Worker的过程中,我还发现一个奇怪的现象,那就是数据库里有两个CPU的使用率非常高。下面我们来扒一扒。
第二阶段 全局监控分析 因为前面优化的效果并不怎么样,所以我们要重新开始分析。让我们从全局监控开始:
看起来倒是没啥,数据库所在的worker-1也不见有什么大的资源消耗。
请你注意,我在文章中经常用这个界面来看全局监控的数据。但这并不是说,我只看这个界面。当我在这个界面中看不到明显的问题点时,我也会去看一些命令,像top/vmstat等,这和我一直说的全局监控的完整计数器有关。因此,你的脑袋里要有全局监控计数器的视图,然后才能真正看全第一层的计数器。
我们再来看数据库所在的worker上的top数据,发现了这样的现象:
1 2 3 4 5 6 7 8 9 10 11 12 13 14 15 bash-4.2$ top top - 09:57:43 up 3 days, 17:54, 0 users, load average: 4.40, 3.57, 3.11 Tasks: 11 total, 1 running, 9 sleeping, 1 stopped, 0 zombie %Cpu0 : 8.0 us, 4.7 sy, 0.0 ni, 84.3 id, 0.0 wa, 0.0 hi, 2.2 si, 0.7 st %Cpu1 :100.0 us, 0.0 sy, 0.0 ni, 0.0 id, 0.0 wa, 0.0 hi, 0.0 si, 0.0 st %Cpu2 : 6.5 us, 4.4 sy, 0.0 ni, 85.5 id, 0.0 wa, 0.0 hi, 2.2 si, 1.5 st %Cpu3 : 7.8 us, 5.7 sy, 0.0 ni, 83.7 id, 0.0 wa, 0.0 hi, 2.1 si, 0.7 st %Cpu4 : 96.0 us, 0.0 sy, 0.0 ni, 0.0 id, 0.0 wa, 0.0 hi, 4.0 si, 0.0 st %Cpu5 : 7.0 us, 4.0 sy, 0.0 ni, 84.9 id, 0.0 wa, 0.0 hi, 2.6 si, 1.5 st KiB Mem : 16265992 total, 1203032 free, 6695156 used, 8367804 buff/cache KiB Swap: 0 total, 0 free, 0 used. 9050344 avail Mem PID USER PR NI VIRT RES SHR S %CPU %MEM TIME+ COMMAND 1 mysql 20 0 8272536 4.7g 13196 S 248.8 30.5 6184:36 mysqld
可以非常明显地看到,有两个CPU的使用率高,那我们就来定向分析下数据库。
在此之前,我们不妨心中默念10遍“只要思路不乱,任何问题都是一盘菜”,因为保持思路清晰非常重要。
定向监控分析 我们要定向分析数据库,可是在数据库上又不是所有的CPU使用率都高,所以,我们要来看一下数据库线程到底在做什么动作。有了上面的进程信息之后,我们再深入到线程级:
1 2 3 4 5 6 7 8 9 10 11 12 13 14 15 16 17 18 19 20 21 22 23 24 25 26 27 28 29 30 31 32 bash-4.2$ top -Hp 1 top - 09:56:40 up 3 days, 17:53, 0 users, load average: 3.05, 3.30, 3.01 Threads: 92 total, 2 running, 90 sleeping, 0 stopped, 0 zombie %Cpu0 : 5.4 us, 2.9 sy, 0.0 ni, 89.2 id, 0.0 wa, 0.0 hi, 2.2 si, 0.4 st %Cpu1 : 99.7 us, 0.0 sy, 0.0 ni, 0.0 id, 0.0 wa, 0.0 hi, 0.0 si, 0.3 st %Cpu2 : 5.4 us, 3.2 sy, 0.0 ni, 88.2 id, 0.0 wa, 0.0 hi, 2.5 si, 0.7 st %Cpu3 : 6.3 us, 4.2 sy, 0.0 ni, 87.0 id, 0.0 wa, 0.0 hi, 2.1 si, 0.4 st %Cpu4 : 96.3 us, 0.0 sy, 0.0 ni, 0.0 id, 0.0 wa, 0.0 hi, 3.7 si, 0.0 st %Cpu5 : 4.0 us, 2.5 sy, 0.0 ni, 91.0 id, 0.0 wa, 0.0 hi, 1.8 si, 0.7 st KiB Mem : 16265992 total, 1205356 free, 6692736 used, 8367900 buff/cache KiB Swap: 0 total, 0 free, 0 used. 9052664 avail Mem PID USER PR NI VIRT RES SHR S %CPU %MEM TIME+ COMMAND 311 mysql 20 0 8272536 4.7g 13196 R 99.9 30.5 18:20.34 mysqld 241 mysql 20 0 8272536 4.7g 13196 R 99.7 30.5 1906:40 mysqld 291 mysql 20 0 8272536 4.7g 13196 S 3.3 30.5 15:49.21 mysqld 319 mysql 20 0 8272536 4.7g 13196 S 3.0 30.5 11:50.34 mysqld 355 mysql 20 0 8272536 4.7g 13196 S 3.0 30.5 13:01.53 mysqld 265 mysql 20 0 8272536 4.7g 13196 S 2.7 30.5 18:17.48 mysqld 307 mysql 20 0 8272536 4.7g 13196 S 2.7 30.5 16:47.77 mysqld 328 mysql 20 0 8272536 4.7g 13196 S 2.7 30.5 15:34.92 mysqld 335 mysql 20 0 8272536 4.7g 13196 S 2.7 30.5 8:55.38 mysqld 316 mysql 20 0 8272536 4.7g 13196 S 2.3 30.5 14:38.68 mysqld 350 mysql 20 0 8272536 4.7g 13196 S 2.3 30.5 10:37.94 mysqld 233 mysql 20 0 8272536 4.7g 13196 S 2.0 30.5 14:19.32 mysqld 279 mysql 20 0 8272536 4.7g 13196 S 2.0 30.5 19:51.80 mysqld 318 mysql 20 0 8272536 4.7g 13196 S 2.0 30.5 11:34.62 mysqld 331 mysql 20 0 8272536 4.7g 13196 S 2.0 30.5 11:46.94 mysqld 375 mysql 20 0 8272536 4.7g 13196 S 2.0 30.5 1:29.22 mysqld 300 mysql 20 0 8272536 4.7g 13196 S 1.7 30.5 17:45.26 mysqld 380 mysql 20 0 8272536 4.7g 13196 S 1.7 30.5 1:24.32 mysqld
你看,只有两个MySQL的线程在使用CPU。到了这一步,你可能会想,接下来去查SQL!虽然可能就是SQL的问题,但我还是建议你找到相应的证据。
由于MySQL是用C语言写的,那我们就用gstack(这是一个装了GDB之后就会有的命令)打印一下这两个MySQL的栈看看具体的函数。我们把那两个PID(311、241)的栈拿出来之后,看到如下信息:
1 2 3 4 5 6 7 8 9 10 11 12 13 14 15 16 17 18 19 20 21 22 23 24 25 26 27 28 29 30 31 32 33 34 35 36 37 38 39 40 Thread 59 (Thread 0x7f1d60174700 (LWP 241)): #0 0x000055a431fefea9 in JOIN_CACHE::read_record_field(st_cache_field*, bool) () #1 0x000055a431ff01ca in JOIN_CACHE::read_some_record_fields() () #2 0x000055a431ff070f in JOIN_CACHE::get_record() () #3 0x000055a431ff2a92 in JOIN_CACHE_BNL::join_matching_records(bool) () #4 0x000055a431ff18f0 in JOIN_CACHE::join_records(bool) () #5 0x000055a431e397c0 in evaluate_join_record(JOIN*, QEP_TAB*) () #6 0x000055a431e3f1a5 in sub_select(JOIN*, QEP_TAB*, bool) () #7 0x000055a431e37a90 in JOIN::exec() () #8 0x000055a431eaa0ba in handle_query(THD*, LEX*, Query_result*, unsigned long long, unsigned long long) () #9 0x000055a43194760d in execute_sqlcom_select(THD*, TABLE_LIST*) () #10 0x000055a431e6accf in mysql_execute_command(THD*, bool) () #11 0x000055a431e6d455 in mysql_parse(THD*, Parser_state*) () #12 0x000055a431e6e3b6 in dispatch_command(THD*, COM_DATA const*, enum_server_command) () #13 0x000055a431e6fc00 in do_command(THD*) () #14 0x000055a431f33938 in handle_connection () #15 0x000055a4320e66d4 in pfs_spawn_thread () #16 0x00007f1e8f1fcdd5 in start_thread () from /lib64/libpthread.so.0 #17 0x00007f1e8d3cc02d in clone () from /lib64/libc.so.6 Thread 41 (Thread 0x7f1d585e0700 (LWP 311)): #0 0x000055a4319dbe44 in Item_field::val_int() () #1 0x000055a4319fb839 in Arg_comparator::compare_int_signed() () #2 0x000055a4319fbd9b in Item_func_eq::val_int() () #3 0x000055a431ff24ab in JOIN_CACHE::check_match(unsigned char*) () #4 0x000055a431ff26ec in JOIN_CACHE::generate_full_extensions(unsigned char*) () #5 0x000055a431ff2ab4 in JOIN_CACHE_BNL::join_matching_records(bool) () #6 0x000055a431ff18f0 in JOIN_CACHE::join_records(bool) () #7 0x000055a431e397c0 in evaluate_join_record(JOIN*, QEP_TAB*) () #8 0x000055a431e3f1a5 in sub_select(JOIN*, QEP_TAB*, bool) () #9 0x000055a431e37a90 in JOIN::exec() () #10 0x000055a431eaa0ba in handle_query(THD*, LEX*, Query_result*, unsigned long long, unsigned long long) () #11 0x000055a43194760d in execute_sqlcom_select(THD*, TABLE_LIST*) () #12 0x000055a431e6accf in mysql_execute_command(THD*, bool) () #13 0x000055a431e6d455 in mysql_parse(THD*, Parser_state*) () #14 0x000055a431e6e3b6 in dispatch_command(THD*, COM_DATA const*, enum_server_command) () #15 0x000055a431e6fc00 in do_command(THD*) () #16 0x000055a431f33938 in handle_connection () #17 0x000055a4320e66d4 in pfs_spawn_thread () #18 0x00007f1e8f1fcdd5 in start_thread () from /lib64/libpthread.so.0 #19 0x00007f1e8d3cc02d in clone () from /lib64/libc.so.6
很明显,是两个execute_sqlcom_select函数,也就是两个select语句。我们接着往上看栈,还可以看到是JOIN函数。既然是select语句中的JOIN,那我们直接去找SQL语句就好了。
因此,我们直接去查innodb_trx表,看看正在执行SQL有没有消耗时间长的。你也许会执行show processlist之类的命令,但是为了看全SQL,我还是建议你直接查trx表。由于我们使用的thread_handling是默认的one-thread-per-connection,操作系统的线程和mysql里的线程都是一一对应的。所以,我们在这里直接查trx表不会有什么误判。
通过查找innodb_trx表,我们看到了这样两个SQL消耗时间较长,列在这里:
1 2 3 4 5 6 7 8 9 10 11 12 13 14 15 16 17 18 19 20 21 22 23 24 25 26 27 28 29 30 31 32 -- sql1 SELECT count(*) FROM oms_order o LEFT JOIN oms_order_item ot ON o.id = ot.order_id WHERE o. STATUS = 0 AND o.create_time < date_add(NOW(), INTERVAL - 120 MINUTE) LIMIT 0, 1000 -- sql2: SELECT o.id, o.order_sn, o.coupon_id, o.integration, o.member_id, o.use_integration, ot.id ot_id, ot.product_name ot_product_name, ot.product_sku_id ot_product_sku_id, ot.product_sku_code ot_product_sku_code, ot.product_quantity ot_product_quantity FROM oms_order o LEFT JOIN oms_order_item ot ON o.id = ot.order_id WHERE o. STATUS = 0 AND o.create_time < date_add(NOW(), INTERVAL - 120 MINUTE)
我们提到多次,要想看SQL慢,就得看SQL对应的执行计划(在MySQL中,如果执行计划看得不清楚,还可以看Profile信息)。这两个SQL对应的执行计划如下:
依然是常见的全表扫描。看到这里,你是不是有一种索然无味的感觉?但是,我们还是需要知道这两个语句为什么会产生。
其实,支付前查询订单列表这个接口并没有用到这两个SQL。于是,我到代码中看了一下这两个SQL的生成过程,反向查找到如下代码:
1 2 3 4 5 @Scheduled(cron = "0 0/20 * ? * ?") private void cancelTimeOutOrder(){ Integer count = portalOrderService.cancelTimeOutOrder(); LOGGER.info("取消订单释放锁定库存:{}",count); }
很显然,这是一个定时计划,每20分钟执行一次。到这里,问题就很清楚了,原来是定时任务调用了这两个批量的查询语句,导致了两个CPU使用率达到100%,并且也持续了一段时间。
像这样的定时任务,我们要格外关注一下,注意把它和实时业务分开部署和处理,减少批量业务对实时业务的资源争用。如果放在一起处理,那就要控制好要批量查询的数据量级,让SQL的查询变得合理。
由于数据库可用的CPU比较多,这个定时任务对我们的TPS并没有产生什么明显的影响,在这里我们不用做什么处理,以后注意分开就好了。
总结 在这节课中,虽然我们的优化并没有让TPS明显增加,但是因为分析的技术细节不一样,我也非常完整地记录了整个分析过程。
在第一阶段的分析中,我们运用的还是之前提到的分析思路。不同点在于,对于一个非常成熟的固定组件,我们要想优化它,就要去了解它的架构,找到它的相关性能参数。因为在实际的性能项目中,面对这样的组件,我们往往没有时间去纠结内部的实现,需要非常快速地作出判断。如果时间允许,你倒是可以慢慢折腾。
其实理解一个技术组件的原理,并没有想像中的那么高不可攀、深不可测,只要耐心看下去,你总会成长。
在第二阶段的分析中,我们由某几个CPU高的现象分析到了具体的SQL问题。这个过程虽然简单,但是从这个问题上,我们可以看出这个系统还有很多的优化空间,比如说主从分离、定时任务拆为单独的服务等等。不过,在我们的性能分析中,重点仍然是我跟你一直灌输的分析思路,希望你记在心里了。
课后作业 最后,我给你留两道题,请你思考一下:
为什么要看全部的全局监控计数器? 单CPU高时,如何定位具体的问题点?你有什么思路? 记得在留言区和我讨论、交流你的想法,每一次思考都会让你更进一步。
如果你读完这篇文章有所收获,也欢迎你分享给你的朋友,共同学习进步。我们下一讲再见!